Guia de Operações do Monitor RAN
Plataforma de Monitoramento e Gerenciamento de Rede de Acesso Rádio (RAN)
por Omnitouch Network Services
Índice
- Visão Geral
- O que o Monitor RAN Faz
- Arquitetura do Sistema
- Visão Geral da Interface Web
- Monitoramento com Grafana
- Operações Comuns
- Índice de Documentação
- Referência Rápida
- Suporte
Visão Geral
O Monitor RAN é uma plataforma de gerenciamento e monitoramento para estações base Nokia AirScale em redes 3GPP LTE e 5G. Ele fornece visibilidade em tempo real sobre a saúde, desempenho e configuração do seu equipamento RAN.
Principais Recursos
- Monitoramento em Tempo Real - Coleta contínua de métricas de desempenho e alarmes
- Gerenciamento Automatizado - Mantém conexões persistentes com estações base
- Análise Histórica - Armazena dados para análise de tendências e planejamento de capacidade
- Painel Web - Visibilidade operacional em tempo real através da interface Web integrada
- Integração com Grafana - Análises avançadas e painéis personalizados
Componentes do Sistema
| Componente | Propósito | Acesso |
|---|---|---|
| Gerenciador do Monitor RAN | Aplicativo central que gerencia conexões com estações base | Serviço em segundo plano |
| Painel de Controle da Interface Web | Painel operacional em tempo real | https://<servidor>:9443 |
| Banco de Dados MySQL | Estado da sessão e configuração do dispositivo | Interno |
| InfluxDB | Armazenamento de métricas de séries temporais | http://<servidor>:8086 |
| Grafana | Painéis de análise e alertas | http://<servidor>:3000 |
| Servidor TCE NSNTI | Coleta de rastreamento de estações base | Porta TCP 49151 |
| Encaminhador TCE TZSP | Exportação de rastreamento em tempo real para Wireshark | Porta UDP 37008 |
Exemplo: Painel de Monitoramento Detalhado

Painel de monitoramento abrangente mostrando o status das conexões S1 por LNMME, estado operacional, dados transferidos, UEs conectados, uso médio de PRB, métricas de monitoramento de desempenho e mapa de cobertura geográfica. Este painel fornece aos operadores de rede visibilidade instantânea sobre a saúde do dispositivo, status de conectividade e indicadores-chave de desempenho.
O que o Monitor RAN Faz
O Monitor RAN opera continuamente em segundo plano para:
- Registrar e Conectar - Estabelece conexões seguras com suas estações base Nokia
- Coletar Dados de Desempenho - Coleta KPIs a cada 10 segundos (configurável)
- Monitorar Alarmes - Acompanha falhas e seus níveis de severidade
- Rastrear Configuração - Registra o estado do sistema e mudanças de parâmetros
- Armazenar Dados Históricos - Preserva métricas em banco de dados de séries temporais
- Fornecer Visibilidade - Exibe status em tempo real através da interface Web e Grafana
Fluxo de Dados
O que é Coletado
Métricas de Desempenho:
- Disponibilidade e tempo de atividade da célula
- Taxa de transferência de tráfego (uplink/downlink)
- Utilização de recursos (uso de PRB)
- Taxas de sucesso na configuração de chamadas
- Desempenho de transferência
- Medições de qualidade de rádio
Alarmes:
- Severidade da falha (Crítica, Maior, Menor, Aviso)
- Sistemas e componentes afetados
- Causa provável e descrições
- Marcas de tempo e durações
Configuração:
- Capturas completas de configuração XML (armazenadas como arquivos versionados)
- Detecção automática de mudanças e versionamento
- Histórico de configuração e trilha de auditoria
- Últimas 10 versões retidas por dispositivo
Para detalhes sobre gerenciamento de configuração, consulte o Guia de Arquivo de Configuração.
Para definições detalhadas de contadores, consulte a Referência de Contadores Nokia.
Arquitetura do Sistema
Visão Geral da Infraestrutura
Visão Geral da Configuração
Para detalhes completos da configuração, consulte o Guia de Configuração em Tempo de Execução.
Entidade de Coleta de Rastreio (TCE)
O Monitor RAN inclui uma Entidade de Coleta de Rastreio integrada para capturar e analisar mensagens de protocolo LTE/5G. Isso permite uma solução de problemas detalhada, testes de drive e otimização de RF.
O que é TCE?
A Entidade de Coleta de Rastreio recebe dados de rastreio das estações base Nokia AirScale contendo:
- Mensagens S1-AP - Sinalização do plano de controle entre eNodeB e EPC
- Mensagens RRC - Sinalização de Controle de Recursos de Rádio
- Mensagens NAS - Sinalização do Estrato Não Acessível
- Dados do Plano do Usuário - Informações de taxa de transferência da camada PDCP
Casos de Uso
Teste de Drive:
- Capturar a experiência de RF do usuário final
- Analisar o desempenho de transferência
- Medir a qualidade do sinal (RSRP, RSRQ, SINR)
- Identificar buracos de cobertura
Solução de Problemas:
- Depurar falhas na configuração de chamadas
- Analisar problemas de transferência
- Investigar chamadas perdidas
- Revisar eventos de mobilidade
Otimização de RF:
- Validação do planejamento de PCI
- Otimização de relações de vizinhança
- Ajuste de parâmetros de transferência
- Análise de cobertura e capacidade
Para procedimentos completos de coleta de rastreio e análise com Wireshark, consulte o Guia de Coleta de Dados TCE MDT.
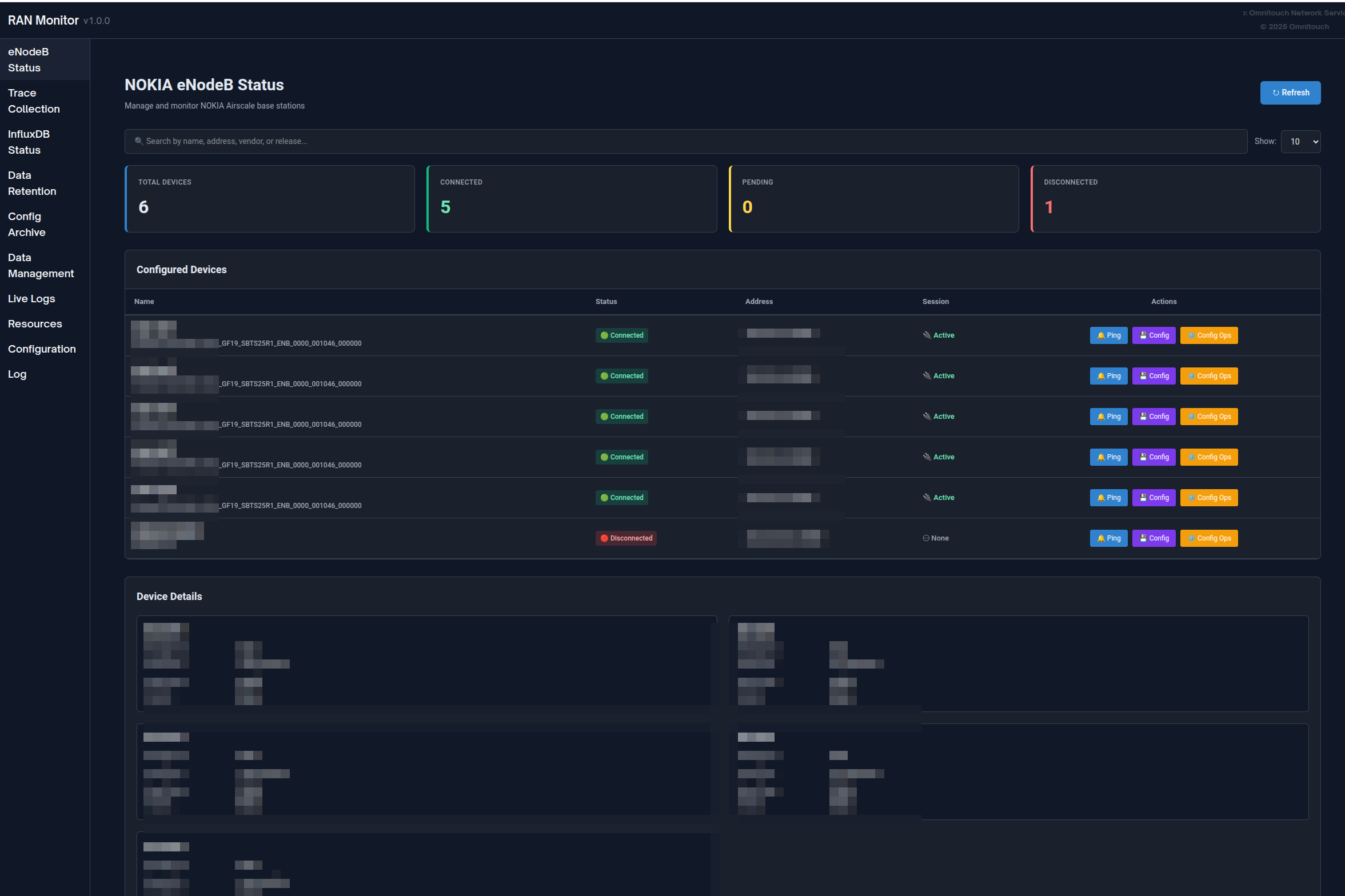
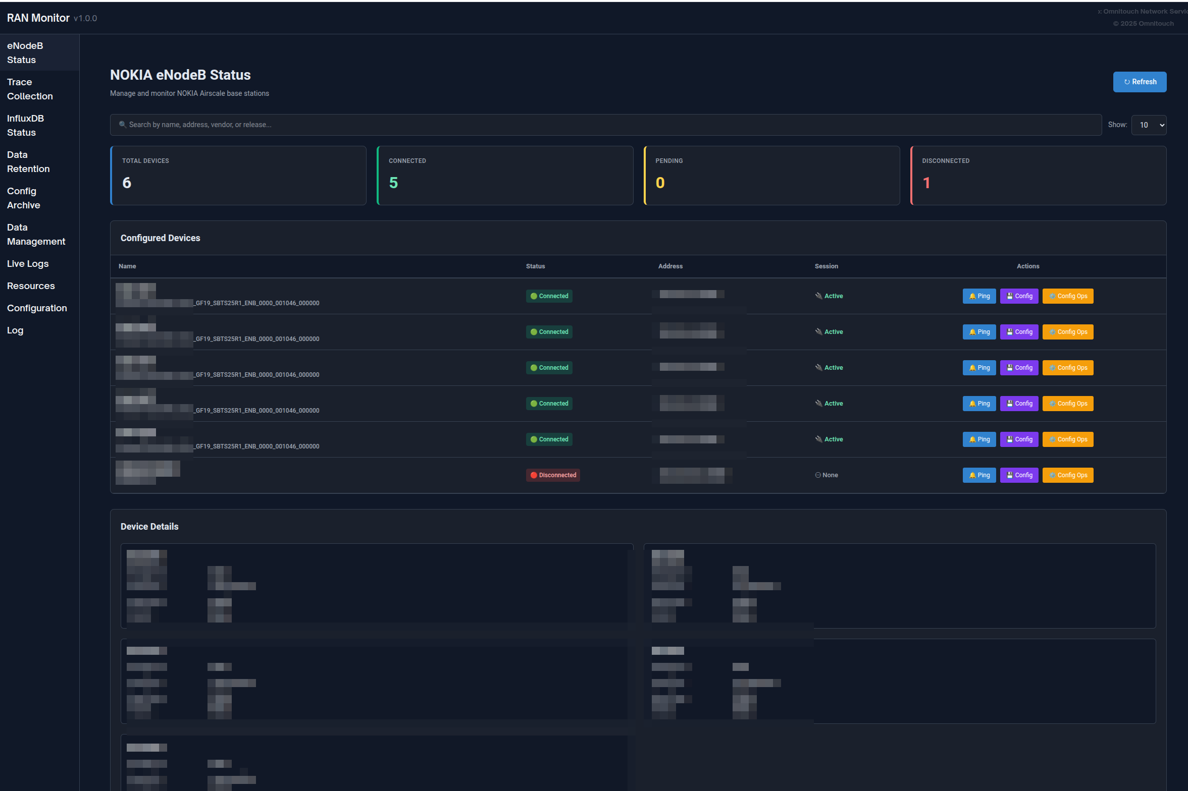
Visão Geral da Interface Web
O Monitor RAN inclui uma interface Web integrada para monitoramento e gerenciamento operacional em tempo real.
Acesso: https://<ran-monitor-ip>:9443
O painel principal fornece visibilidade instantânea sobre a saúde do sistema, status do dispositivo e alarmes ativos.
Páginas Principais
Painel Principal
Visão geral do sistema em tempo real com:
- Indicadores de saúde do sistema
- Resumo do status do dispositivo (contagens associadas/falhadas)
- Contagens de alarmes ativos por severidade
- Atividade e eventos recentes
Atualiza automaticamente a cada 5 segundos para visibilidade em tempo real.
Página de Estações Base
Visualize todos os dispositivos gerenciados com seu status atual:
- Status da conexão (verde = associado, vermelho = falhado)
- Estado de registro e informações da sessão
- Marca de tempo do último contato
- Capacidades de filtragem, pesquisa e ordenação
Clique em qualquer dispositivo para ver informações detalhadas, incluindo detalhes de registro, ciclo de vida da sessão, métricas recentes e alarmes ativos.

Página de Alarmes
Monitore todas as falhas em sua rede:
- Colorido por severidade (Vermelho = Crítico, Laranja = Maior, Amarelo = Menor, Azul = Aviso, Verde = Resolvido)
- Detalhes do alarme, causa provável, sistema afetado
- Marcas de tempo e rastreamento de duração
- Ordenar por severidade e capacidades de filtragem
Para procedimentos de manuseio de alarmes, consulte o Guia de Gerenciamento de Alarmes.

Gerenciamento de Configuração
Gerencie com segurança as configurações das estações base:
- Baixar a configuração atual (backup)
- Enviar nova configuração → receber ID do Plano
- Validar a configuração usando o ID do Plano
- Ativar a configuração validada
- Verificar se as mudanças surtiram efeito
Sempre valide antes de ativar para evitar interrupções no serviço.
Arquivo de Configuração: Todas as mudanças de configuração são automaticamente rastreadas e versionadas. Visualize as configs históricas, baixe versões anteriores ou compare mudanças através da página de Arquivo de Configuração.
Para procedimentos detalhados, consulte o Guia da Interface Web - Gerenciamento de Configuração e o Guia de Arquivo de Configuração.

- Guia de Envio de Configuração - Enviando mudanças de configuração totais ou parciais para estações base (impacto de reinicialização, atualizações parciais, formato SCF)
eNodeBs Não Configurados
Descubra estações base tentando se conectar que ainda não estão configuradas:
- ID do Agente (use ao adicionar à configuração)
- Marca de tempo da última visualização
- Número de tentativas de conexão
- Ações: Atualizar, Excluir, Limpar Tudo
Caso de Uso: Quando novas estações base são implantadas, elas aparecem aqui. Copie o ID do Agente e adicione-o ao config/runtime.exs.

Logs da Aplicação
Painel de logs em tempo real para solução de problemas:
- Filtrar por nível de log (Emergência a Depuração)
- Pesquisar em todas as mensagens
- Pausar/Retomar transmissão ao vivo
- Alterar dinamicamente o nível de log do sistema
- Colorido por severidade
Para procedimentos de solução de problemas, consulte o Guia de Solução de Problemas.

Política de Retenção de Dados
Gerencie por quanto tempo os dados são armazenados no InfluxDB:
- Visualize a política de retenção global e contagens totais de registros
- Defina períodos de retenção por dispositivo
- Visualize contagens de registros por tipo de medição (Métricas de Desempenho, Configuração, Alarmes)
- Acione manualmente a limpeza ou limpe todos os dados de um dispositivo
Para informações completas sobre retenção de dados, consulte o Guia de Política de Retenção de Dados.

Status do InfluxDB
Monitore a saúde do banco de dados de séries temporais:
- Indicador de status da conexão
- Contagens de medições por tipo
- Informações de armazenamento
- Versão e configuração do banco de dados
- Atualiza automaticamente a cada 5 minutos
Interpretando o Status:
- Conectado + Contagens Crescentes = Operação Normal
- Conectado + Sem Dados = Verifique o registro do dispositivo
- Desconectado = Verifique a conectividade do InfluxDB

Guia Completo da Interface Web
Para documentação abrangente da Interface Web, incluindo todos os recursos, fluxos de trabalho e melhores práticas, consulte:
Guia da Interface Web - Referência completa do painel de controle
Monitoramento com Grafana
Enquanto a Interface Web fornece visibilidade em tempo real, o Grafana permite uma análise histórica profunda e painéis personalizados.
Por que Usar o Grafana?
Grafana é Melhor Para:
- Análise de tendências históricas ao longo de dias/semanas/meses
- Painéis KPI personalizados adaptados às suas necessidades
- Planejamento de capacidade a longo prazo
- Identificação de padrões e detecção de anomalias
- Relatórios executivos e rastreamento de SLA
- Alertas avançados com canais de notificação
A Interface Web é Melhor Para:
- Verificações imediatas de status do dispositivo
- Monitoramento de alarmes em tempo real
- Gerenciamento de configuração
- Solução de problemas de sessão
- Tarefas de administração do sistema

Exemplo de painel Grafana mostrando disponibilidade da célula, tendências de taxa de transferência e utilização de recursos
Tipos de Painéis
Painel de Resumo Executivo:
- Visão geral da saúde da rede
- Contagem total de alarmes por severidade
- Disponibilidade média da célula em todos os sites
- Métricas agregadas de taxa de transferência e capacidade
- Grade de status do dispositivo
Painel de Operações NOC:
- Tabela de problemas ativos em tempo real
- Medidores de utilização de recursos
- Visão geral do tráfego (últimas 24 horas)
- Gráficos de tendência de alarmes
- Visão rápida do status do dispositivo
Painel de An��lise Profunda de Engenharia:
- Análise de padrões de tráfego
- Métricas de qualidade da célula (distribuições de SINR, RSRP)
- Desempenho de rádio (retransmissão RLC, sucesso na configuração RRC)
- Trilhas de auditoria de configuração
- Análise de correlação
Painel de Desempenho Nokia AirScale:
- Utilização de PRB (DL/UL)
- Tendências de taxa de transferência (camada PDCP)
- Contagens de UE ativas
- Cálculos de disponibilidade da célula
- Quebras de recursos por célula
- Medições de RSSI
- Sucesso na configuração de conexão RRC
- VSWR por antena
- Consumo de energia
Para exemplos completos de painéis, padrões de consulta e definições de contadores, consulte:
Guia de Integração Grafana - Guia completo de análises e painéis
Referência de Contadores Nokia - Definições de contadores de desempenho
Operações Comuns
Operações Diárias
Verificação de Saúde Diária (5-10 minutos):
- Abra o painel da Interface Web
- Verifique se todos os dispositivos mostram status verde
- Verifique a contagem e severidade dos alarmes
- Revise quaisquer dispositivos falhados
- Investigue problemas conforme necessário
Para procedimentos detalhados, consulte o Guia da Interface Web - Fluxos de Trabalho.
Investigação de Alarmes:
- Abra a página de Alarmes, ordene por severidade
- Clique no alarme para detalhes completos
- Navegue até o dispositivo afetado
- Consulte as métricas
- Determine a ação necessária e resolva
Para procedimentos de manuseio de alarmes, consulte o Guia de Gerenciamento de Alarmes.
Gerenciamento de Dispositivos
Adicionando uma Nova Estação Base:
- Verifique a conectividade de rede com o dispositivo
- Verifique a página de eNodeBs Não Configurados para o dispositivo
- Adicione o dispositivo ao
config/runtime.exs - Reinicie o Monitor RAN
- Verifique se o registro é bem-sucedido (status verde)
- Confirme se as métricas estão fluindo para o InfluxDB
Removendo uma Estação Base:
- Decida se deseja preservar ou excluir dados históricos
- Comente ou remova o dispositivo de
config/runtime.exs - Opcionalmente, limpe os dados pela página de Retenção de Dados
- Reinicie o Monitor RAN
- Atualize os painéis do Grafana
Atualizando Credenciais do Dispositivo:
- Anote o status atual do dispositivo
- Atualize as credenciais em
config/runtime.exs - Reinicie o Monitor RAN
- Verifique se a reconexão é bem-sucedida
Para procedimentos operacionais completos, consulte:
Guia de Operações Comuns - Tarefas diárias de gerenciamento

Gerenciamento de Configuração
Fluxo de Trabalho Seguro para Atualização de Configuração:
- Baixar a configuração atual (backup) - ou recuperar do Arquivo de Configuração
- Modificar a configuração offline
- Enviar para o dispositivo → obter ID do Plano
- Validar usando o ID do Plano → verificar se não há erros
- Ativar se a validação for bem-sucedida
- Verificar se as mudanças surtiram efeito
- Monitorar a estabilidade do dispositivo por 15-30 minutos
- Confirmar que a nova versão aparece no Arquivo de Configuração (dentro de 1 hora)
Importante: Sempre valide antes de ativar. Programe mudanças durante janelas de manutenção sempre que possível.
Rollback de Configuração: Se ocorrerem problemas, baixe uma versão anterior do Arquivo de Configuração e envie-a usando o mesmo fluxo de trabalho.
Para detalhes sobre configuração de estações base, consulte o Guia de Configuração AirScale.
Para histórico de configuração e versionamento, consulte o Guia de Arquivo de Configuraç��o.
Índice de Documentação
A documentação do Monitor RAN está organizada por público e caso de uso:
Para Equipes de Operações (NOC, Administradores)
| Documento | Propósito | Quando Usar |
|---|---|---|
| Guia da Interface Web | Referência completa do painel de controle | Operações diárias, monitoramento de dispositivos |
| Guia de Operações Comuns | Tarefas diárias de gerenciamento | Adicionando dispositivos, gerenciando configs, backups |
| Guia de Arquivo de Configuração | Versionamento e histórico de configuração | Rastreando mudanças de configuração, rollback, auditoria |
| Guia de Gerenciamento de Firmware | Repositório de pacotes de software | Enviando firmware, atualizações de software da estação base |
| Guia de Gerenciamento de Alarmes | Manuseio e escalonamento de alarmes | Investigando falhas, respondendo a alertas |
| Guia de Solução de Problemas | Procedimentos de resolução de problemas | Quando ocorrem problemas, diagnóstico de erros |
| Guia de Política de Retenção de Dados | Gerenciamento do ciclo de vida dos dados | Gerenciando armazenamento, definindo períodos de retenção |
Para Engenharia e Análise
| Documento | Propósito | Quando Usar |
|---|---|---|
| Guia de Integração Grafana | Painéis, consultas e alertas | Construindo painéis, configurando alertas |
| Referência de Contadores Nokia | Definições de contadores de desempenho | Entendendo métricas, criando consultas |
| Guia de Configuração AirScale | Configuração e configuração da estação base | Configurando dispositivos, entendendo parâmetros |
| Guia de Comissionamento DHCP | Onboarding de estações base baseadas em DHCP | Comissionando novas estações base via DHCP Option 43 |
| Guia de Coleta de Dados TCE MDT | Coleta de rastreio MDT e análise com Wireshark | Coletando dados de teste de drive, otimização de cobertura |
| Referência de Endpoints da API | Documentação da API REST | Integrações, automação, scripting |
Para Configuração e Implantação
| Documento | Propósito | Quando Usar |
|---|---|---|
| Guia de Configuração em Tempo de Execução | Referência completa de configuração | Configuração inicial, modificação de configurações |
Início Rápido
Novo no Monitor RAN?
- Comece com o Guia da Interface Web para aprender a interface
- Revise o Guia de Operações Comuns para tarefas rotineiras
- Estude o Guia de Gerenciamento de Alarmes para manuseio de alarmes
- Mantenha o Guia de Solução de Problemas marcado para problemas
Configurando Monitoramento?
- Consulte o Guia de Integração Grafana para painéis
- Referencie a Referência de Contadores Nokia para métricas
- Revise o Guia de Política de Retenção de Dados para gerenciamento de armazenamento
Referência Rápida
Pontos de Acesso
| Serviço | URL | Propósito |
|---|---|---|
| Painel da Interface Web | https://<servidor>:9443 | Monitoramento e gerenciamento em tempo real |
| Grafana | http://<servidor>:3000 | Painéis de análise e alertas |
| InfluxDB | http://<servidor>:8086 | Banco de dados de métricas (geralmente acesso interno apenas) |
Caminhos Importantes
| Caminho | Propósito |
|---|---|
config/runtime.exs | Arquivo de configuração principal (dispositivos, bancos de dados, configurações) |
priv/cert/ | Certificados SSL para a Interface Web HTTPS |
priv/external/nokia/ | Chaves de autenticação do gerenciador |
priv/airscale_configs/ | Arquivo de configuração (arquivos XML versionados) |
Conceitos Chave
Gerenciamento de Sessão:
- O Monitor RAN estabelece sessões com estações base
- As sessões têm tempos de expiração e requerem keep-alive
- A re-registro acontece automaticamente (padrão: a cada 30 segundos)
- O estado da sessão é armazenado no banco de dados MySQL
Fluxo de Dados:
- Métricas coletadas a cada 10 segundos (configurável)
- Alarmes coletados a cada 10 segundos via polling + webhooks em tempo real
- Capturas de configuração a cada 1 hora (salvas como arquivos versionados quando alteradas)
- Métricas de desempenho e alarmes escritos no InfluxDB para armazenamento histórico
Retenção de Dados:
- Padrão global: 720 horas (30 dias)
- Sobrescritas por dispositivo disponíveis
- Limpeza automática ocorre a cada hora
- Limpeza manual disponível via Interface Web
Para detalhes de configuração, consulte o Guia de Configuração em Tempo de Execução.
Fluxos de Trabalho Comuns
Verificação de Saúde Diária:
- Abra a Interface Web → Painel
- Verifique o status do dispositivo (todos verdes?)
- Revise a contagem de alarmes
- Investigue quaisquer problemas
Responder a Alarme Crítico:
- Interface Web → Alarmes → Ordenar por severidade
- Clique no alarme para detalhes
- Navegue até o dispositivo
- Revise métricas recentes e mudanças de configuração
- Implemente a resolução
- Verifique se o alarme é limpo
Adicionar Novo Dispositivo:
- Verifique a conectividade de rede
- Edite
config/runtime.exs - Adicione o dispositivo à lista de airscales
- Reinicie o Monitor RAN
- Verifique o registro (status verde)
Suporte
Recursos de Solução de Problemas
| Recurso | Usar Para |
|---|---|
| Guia de Solução de Problemas | Problemas comuns e soluções |
| Página de Logs da Aplicação | Logs e erros do sistema em tempo real |
| Visualização de Detalhes do Dispositivo | Status da sessão, problemas de registro |
| Página de Status do InfluxDB | Verificação de coleta de dados |
Passos Rápidos de Diagnóstico
Dispositivo Não Conectando:
- Verifique a página de Estações Base → status do dispositivo
- Verifique a conectividade de rede:
ping <device-ip> - Verifique as credenciais em
config/runtime.exs - Revise os Logs da Aplicação para erros
Sem Métricas no Grafana:
- Verifique se o dispositivo está associado (status verde)
- Verifique se a página de Status do InfluxDB mostra contagens crescentes
- Teste a conectividade do InfluxDB
- Verifique a configuração da fonte de dados do Grafana
Interface Web Não Carregando:
- Verifique se a porta 9443 é acessível
- Verifique se o firewall permite tráfego HTTPS
- Verifique se os certificados SSL existem
- Revise os logs da aplicação para erros de inicialização da Interface Web
Para procedimentos completos de solução de problemas, consulte o Guia de Solução de Problemas.
Obtendo Ajuda
Antes de Contatar o Suporte:
Reúna estas informações:
- Descrição do problema e quando começou
- Mensagens de erro dos Logs da Aplicação
- Dispositivos afetados (nomes/IPs)
- Mudanças de configuração recentes
- Versão do Monitor RAN e OS
Contato:
Para assistência com o Monitor RAN:
- Suporte da Omnitouch Network Services
- Inclua informações diagnósticas coletadas
- Forneça arquivos de configuração (sanitize senhas)
- Inclua trechos relevantes dos logs
Autoatendimento:
- Pesquise no Guia de Solução de Problemas
- Verifique os Logs da Aplicação para erros específicos
- Revise mudanças de configuração recentes
- Teste conectividade e funcionalidade básica
- Consulte guias de documentação relevantes