Guía de Operaciones del Monitor RAN
Plataforma de Monitoreo y Gestión de Redes de Acceso Radio (RAN)
por Omnitouch Network Services
Tabla de Contenidos
- Descripción General
- Qué Hace el Monitor RAN
- Arquitectura del Sistema
- Descripción General de la Interfaz Web
- Monitoreo con Grafana
- Operaciones Comunes
- Índice de Documentación
- Referencia Rápida
- Soporte
Descripción General
El Monitor RAN es una plataforma de gestión y monitoreo para estaciones base Nokia AirScale en redes 3GPP LTE y 5G. Proporciona visibilidad en tiempo real sobre la salud, el rendimiento y la configuración de su equipo RAN.
Características Clave
- Monitoreo en Tiempo Real - Recolección continua de métricas de rendimiento y alarmas
- Gestión Automatizada - Mantiene conexiones persistentes con las estaciones base
- Análisis Histórico - Almacena datos para análisis de tendencias y planificación de capacidad
- Panel Web - Visibilidad operativa en tiempo real a través de la interfaz web integrada
- Integración con Grafana - Análisis avanzado y paneles personalizados
Componentes del Sistema
| Componente | Propósito | Acceso |
|---|---|---|
| Gestor del Monitor RAN | Aplicación principal que gestiona conexiones de estaciones base | Servicio en segundo plano |
| Panel de Control de la Interfaz Web | Panel de control operativo en tiempo real | https://<servidor>:9443 |
| Base de Datos MySQL | Estado de sesión y configuración de dispositivos | Interno |
| InfluxDB | Almacenamiento de métricas de series temporales | http://<servidor>:8086 |
| Grafana | Paneles de análisis y alertas | http://<servidor>:3000 |
| Servidor TCE NSNTI | Recolección de trazas de estaciones base | Puerto TCP 49151 |
| Reenviador TCE TZSP | Exportación de trazas en tiempo real a Wireshark | Puerto UDP 37008 |
Ejemplo: Panel de Monitoreo Detallado

Panel de monitoreo integral que muestra el estado de las conexiones S1 por LNMME, estado operativo, datos transferidos, UEs conectados, uso promedio de PRB, métricas de monitoreo de rendimiento y mapa de cobertura geográfica. Este panel proporciona a los operadores de red visibilidad instantánea sobre la salud del dispositivo, el estado de conectividad y los indicadores clave de rendimiento.
Qué Hace el Monitor RAN
El Monitor RAN opera continuamente en segundo plano para:
- Registrar y Conectar - Establece conexiones seguras con sus estaciones base Nokia
- Recoger Datos de Rendimiento - Reúne KPIs cada 10 segundos (configurable)
- Monitorear Alarmas - Realiza seguimiento de fallos y sus niveles de severidad
- Rastrear Configuración - Registra el estado del sistema y cambios de parámetros
- Almacenar Datos Históricos - Preserva métricas en la base de datos de series temporales
- Proporcionar Visibilidad - Muestra el estado en tiempo real a través de la interfaz web y Grafana
Flujo de Datos
Qué Se Recoge
Métricas de Rendimiento:
- Disponibilidad y tiempo de actividad de la celda
- Rendimiento de tráfico (uplink/downlink)
- Utilización de recursos (uso de PRB)
- Tasas de éxito en la configuración de llamadas
- Rendimiento de traspasos
- Mediciones de calidad de radio
Alarmas:
- Severidad de fallos (Crítico, Mayor, Menor, Advertencia)
- Sistemas y componentes afectados
- Causa probable y descripciones
- Tiempos y duraciones
Configuración:
- Instantáneas completas de configuración XML (almacenadas como archivos versionados)
- Detección automática de cambios y versionado
- Historial de configuración y auditoría
- Últimas 10 versiones retenidas por dispositivo
Para detalles sobre la gestión de configuraciones, consulte la Guía de Archivo de Configuración.
Para definiciones detalladas de contadores, consulte la Referencia de Contadores de Nokia.
Arquitectura del Sistema
Descripción General de la Infraestructura
Descripción General de la Configuración
Para detalles completos de configuración, consulte la Guía de Configuración en Tiempo de Ejecución.
Entidad de Recolección de Trazas (TCE)
El Monitor RAN incluye una Entidad de Recolección de Trazas integrada para capturar y analizar mensajes de protocolo LTE/5G. Esto permite una solución de problemas detallada, pruebas de conducción y optimización de RF.
¿Qué es TCE?
La Entidad de Recolección de Trazas recibe datos de trazas de estaciones base Nokia AirScale que contienen:
- Mensajes S1-AP - Señalización del plano de control entre eNodeB y EPC
- Mensajes RRC - Señalización de Control de Recursos de Radio
- Mensajes NAS - Señalización de Estrato No Acceso
- Datos del Plano de Usuario - Información de rendimiento de la capa PDCP
Casos de Uso
Pruebas de Conducción:
- Capturar la experiencia de RF del usuario final
- Analizar el rendimiento de traspasos
- Medir la calidad de la señal (RSRP, RSRQ, SINR)
- Identificar agujeros de cobertura
Solución de Problemas:
- Depurar fallos en la configuración de llamadas
- Analizar problemas de traspasos
- Investigar llamadas caídas
- Revisar eventos de movilidad
Optimización de RF:
- Validación de planificación de PCI
- Optimización de relaciones de vecinos
- Ajuste de parámetros de traspaso
- Análisis de cobertura y capacidad
Para procedimientos completos de recolección de trazas y análisis de Wireshark, consulte la Guía de Recolección de Datos MDT de TCE.
Descripción General de la Interfaz Web
El Monitor RAN incluye una interfaz web integrada para monitoreo y gestión operativa en tiempo real.
Acceso: https://<ran-monitor-ip>:9443
El panel principal proporciona visibilidad instantánea sobre la salud del sistema, el estado del dispositivo y las alarmas activas.
Páginas Clave
Panel Principal
Descripción general del sistema en tiempo real con:
- Indicadores de salud del sistema
- Resumen del estado del dispositivo (cuentas asociadas/fallidas)
- Cuentas de alarmas activas por severidad
- Actividad y eventos recientes
Se actualiza automáticamente cada 5 segundos para visibilidad en tiempo real.
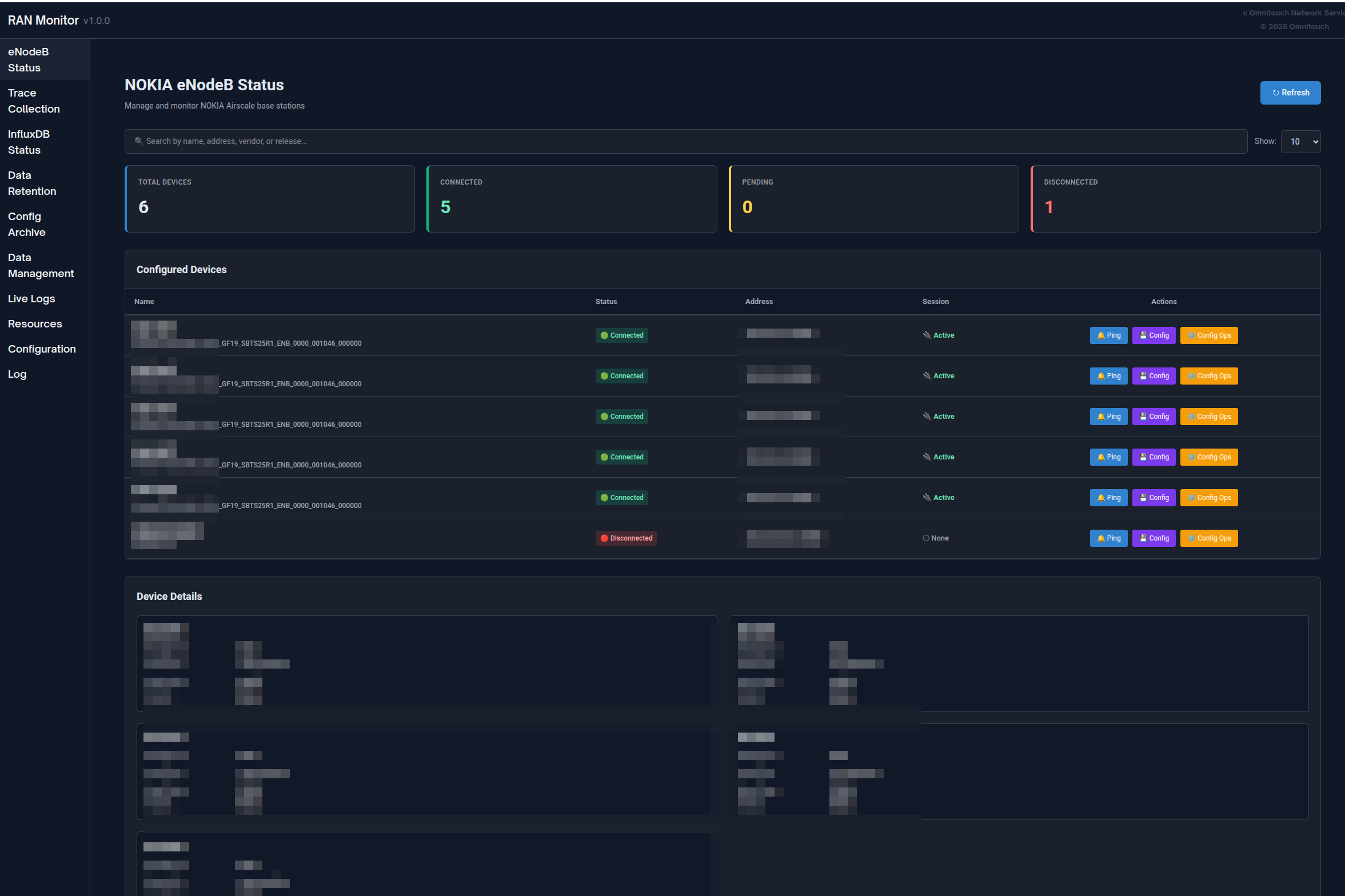
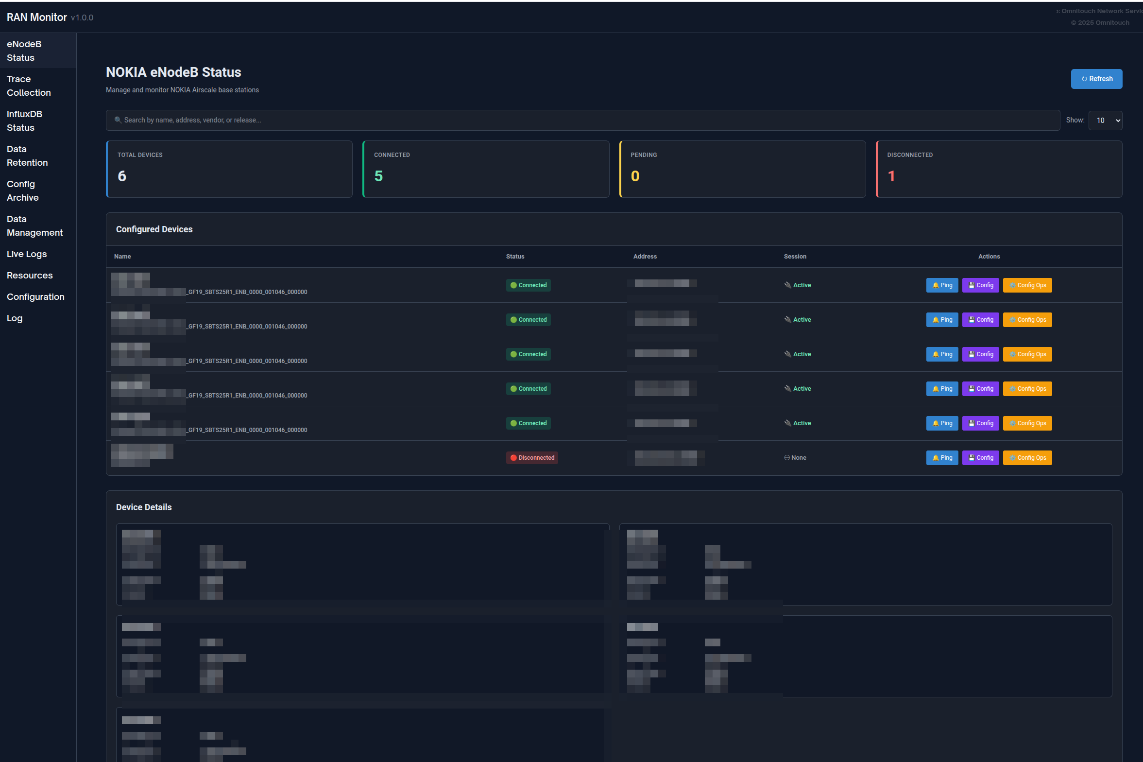
Página de Estaciones Base
Vea todos los dispositivos gestionados con su estado actual:
- Estado de conexión (verde = asociado, rojo = fallido)
- Estado de registro e información de sesión
- Marca de tiempo del último contacto
- Capacidades de filtrado, búsqueda y ordenamiento
Haga clic en cualquier dispositivo para ver información detallada, incluidos detalles de registro, ciclo de vida de la sesión, métricas recientes y alarmas activas.

Página de Alarmas
Monitoree todos los fallos en su red:
- Codificado por colores según severidad (Rojo = Crítico, Naranja = Mayor, Amarillo = Menor, Azul = Advertencia, Verde = Limpiado)
- Detalles de la alarma, causa probable, sistema afectado
- Seguimiento de marcas de tiempo y duración
- Capacidades de ordenamiento por severidad y filtrado
Para procedimientos de manejo de alarmas, consulte la Guía de Gestión de Alarmas.

Gestión de Configuración
Gestione de manera segura las configuraciones de las estaciones base:
- Descargar la configuración actual (copia de seguridad)
- Subir nueva configuración → recibir ID de Plan
- Validar la configuración usando el ID de Plan
- Activar la configuración validada
- Verificar que los cambios se hayan aplicado
Siempre valide antes de activar para prevenir interrupciones del servicio.
Archivo de Configuración: Todos los cambios de configuración se rastrean y versionan automáticamente. Vea configuraciones históricas, descargue versiones anteriores o compare cambios a través de la página de Archivo de Configuración.
Para procedimientos detallados, consulte la Guía de la Interfaz Web - Gestión de Configuración y la Guía de Archivo de Configuración.

- Guía de Envío de Configuración - Envío de cambios de configuración completos o parciales a estaciones base (impacto de reinicio, actualizaciones parciales, formato SCF)
eNodeBs No Configurados
Descubra estaciones base que intentan conectarse y que aún no están configuradas:
- ID de Agente (usar al agregar a la configuración)
- Marca de tiempo de la última vista
- Número de intentos de conexión
- Acciones: Actualizar, Eliminar, Limpiar Todo
Caso de Uso: Cuando se despliegan nuevas estaciones base, aparecen aquí. Copie el ID de Agente y agréguelo a config/runtime.exs.

Registros de Aplicación
Panel de registro en tiempo real para solución de problemas:
- Filtrar por nivel de registro (Emergencia a Depuración)
- Buscar en todos los mensajes
- Pausar/Reanudar transmisión en vivo
- Cambiar dinámicamente el nivel de registro del sistema
- Codificado por colores según severidad
Para procedimientos de solución de problemas, consulte la Guía de Solución de Problemas.

Política de Retención de Datos
Gestione cuánto tiempo se almacenan los datos en InfluxDB:
- Ver política de retención global y conteos de registros totales
- Establecer períodos de retención por dispositivo
- Ver conteos de registros por tipo de medición (Métricas de Rendimiento, Configuración, Alarmas)
- Activar limpieza manual o borrar todos los datos de un dispositivo
Para información completa sobre la retención de datos, consulte la Guía de Política de Retención de Datos.

Estado de InfluxDB
Monitoree la salud de la base de datos de series temporales:
- Indicador de estado de conexión
- Conteos de mediciones por tipo
- Información de almacenamiento
- Versión y configuración de la base de datos
- Se actualiza automáticamente cada 5 minutos
Interpretando el Estado:
- Conectado + Conteos en Crecimiento = Operación Normal
- Conectado + Sin Datos = Verificar registro del dispositivo
- Desconectado = Verificar conectividad de InfluxDB

Guía Completa de la Interfaz Web
Para documentación completa de la interfaz web, incluyendo todas las características, flujos de trabajo y mejores prácticas, consulte:
Guía de la Interfaz Web - Referencia completa del panel de control
Monitoreo con Grafana
Mientras que la interfaz web proporciona visibilidad en tiempo real, Grafana permite un análisis histórico profundo y paneles personalizados.
¿Por Qué Usar Grafana?
Grafana es Mejor Para:
- Análisis de tendencias históricas durante días/semanas/meses
- Paneles KPI personalizados adaptados a sus necesidades
- Planificación de capacidad a largo plazo
- Identificación de patrones y detección de anomalías
- Informes ejecutivos y seguimiento de SLA
- Alertas avanzadas con canales de notificación
La Interfaz Web es Mejor Para:
- Comprobaciones inmediatas del estado del dispositivo
- Monitoreo de alarmas en tiempo real
- Gestión de configuraciones
- Solución de problemas de sesiones
- Tareas de administración del sistema

Ejemplo de panel de Grafana que muestra disponibilidad de celdas, tendencias de rendimiento y utilización de recursos
Tipos de Paneles
Panel de Resumen Ejecutivo:
- Descripción general de la salud de la red
- Conteo total de alarmas por severidad
- Disponibilidad promedio de celdas en todos los sitios
- Métricas agregadas de rendimiento y capacidad
- Cuadro de estado del dispositivo
Panel de Operaciones NOC:
- Tabla de problemas activos en tiempo real
- Medidores de utilización de recursos
- Descripción general del tráfico (últimas 24 horas)
- Gráficos de tendencias de alarmas
- Vista rápida del estado del dispositivo
Panel de Análisis Profundo de Ingeniería:
- Análisis de patrones de tráfico
- Métricas de calidad de la celda (distribuciones de SINR, RSRP)
- Rendimiento de radio (retransmisión de RLC, éxito en la configuración de RRC)
- Historial de auditoría de configuración
- Análisis de correlación
Panel de Rendimiento de Nokia AirScale:
- Utilización de PRB (DL/UL)
- Tendencias de rendimiento (capa PDCP)
- Conteos de UE activos
- Cálculos de disponibilidad de celdas
- Desglose de recursos por celda
- Mediciones de RSSI
- Éxito en la configuración de conexión RRC
- VSWR por antena
- Consumo de energía
Para ejemplos completos de paneles, patrones de consulta y definiciones de contadores, consulte:
Guía de Integración de Grafana - Guía completa de análisis y paneles
Referencia de Contadores de Nokia - Definiciones de contadores de rendimiento
Operaciones Comunes
Operaciones Diarias
Chequeo de Salud Diario (5-10 minutos):
- Abra el panel de la interfaz web
- Verifique que todos los dispositivos muestren estado verde
- Revise el conteo y severidad de alarmas
- Revise cualquier dispositivo fallido
- Investigue problemas según sea necesario
Para procedimientos detallados, consulte la Guía de la Interfaz Web - Flujos de Trabajo.
Investigación de Alarmas:
- Abra la página de Alarmas, ordene por severidad
- Haga clic en la alarma para ver todos los detalles
- Navegue al dispositivo afectado
- Cruce referencias con métricas
- Determine la acción requerida y resuelva
Para procedimientos de manejo de alarmas, consulte la Guía de Gestión de Alarmas.
Gestión de Dispositivos
Agregar una Nueva Estación Base:
- Verifique la conectividad de red al dispositivo
- Revise la página de eNodeBs No Configurados para el dispositivo
- Agregue el dispositivo a
config/runtime.exs - Reinicie el Monitor RAN
- Verifique que el registro tenga éxito (estado verde)
- Confirme que las métricas fluyan a InfluxDB
Eliminar una Estación Base:
- Decida si preservar o eliminar datos históricos
- Comente o elimine el dispositivo de
config/runtime.exs - Opcionalmente, limpie datos a través de la página de Retención de Datos
- Reinicie el Monitor RAN
- Actualice los paneles de Grafana
Actualizar Credenciales del Dispositivo:
- Anote el estado actual del dispositivo
- Actualice las credenciales en
config/runtime.exs - Reinicie el Monitor RAN
- Verifique que la reconexión tenga éxito
Para procedimientos operativos completos, consulte:
Guía de Operaciones Comunes - Tareas de gestión diarias

Gestión de Configuración
Flujo de Trabajo Seguro para Actualización de Configuración:
- Descargar la configuración actual (copia de seguridad) - o recuperar del Archivo de Configuración
- Modificar la configuración fuera de línea
- Subir al dispositivo → obtener ID de Plan
- Validar usando el ID de Plan → verificar que no haya errores
- Activar si la validación tiene éxito
- Verificar que los cambios se hayan aplicado
- Monitorear la estabilidad del dispositivo durante 15-30 minutos
- Confirmar que la nueva versión aparece en el Archivo de Configuración (dentro de 1 hora)
Importante: Siempre valide antes de activar. Programe cambios durante ventanas de mantenimiento cuando sea posible.
Reversión de Configuración: Si ocurren problemas, descargue una versión anterior del Archivo de Configuración y súbala utilizando el mismo flujo de trabajo.
Para detalles de configuración de estaciones base, consulte la Guía de Configuración de AirScale.
Para el historial de configuración y versionado, consulte la Guía de Archivo de Configuración.
Índice de Documentación
La documentación del Monitor RAN está organizada por audiencia y caso de uso:
Para Equipos de Operaciones (NOC, Administradores)
| Documento | Propósito | Cuándo Usar |
|---|---|---|
| Guía de la Interfaz Web | Referencia completa del panel de control | Operaciones diarias, monitoreo de dispositivos |
| Guía de Operaciones Comunes | Tareas de gestión diarias | Agregar dispositivos, gestionar configuraciones, copias de seguridad |
| Guía de Archivo de Configuración | Versionado y historial de configuración | Seguimiento de cambios de configuración, reversión, auditoría |
| Guía de Gestión de Firmware | Repositorio de paquetes de software | Carga de firmware, actualizaciones de software de estaciones base |
| Guía de Gestión de Alarmas | Manejo y escalamiento de alarmas | Investigación de fallos, respuesta a alertas |
| Guía de Solución de Problemas | Procedimientos de resolución de problemas | Cuando ocurren problemas, diagnóstico de errores |
| Guía de Política de Retención de Datos | Gestión del ciclo de vida de los datos | Gestión de almacenamiento, establecimiento de períodos de retención |
Para Ingeniería y Análisis
| Documento | Propósito | Cuándo Usar |
|---|---|---|
| Guía de Integración de Grafana | Paneles, consultas y alertas | Creación de paneles, configuración de alertas |
| Referencia de Contadores de Nokia | Definiciones de contadores de rendimiento | Comprender métricas, crear consultas |
| Guía de Configuración de AirScale | Configuración y configuración de estaciones base | Configuración de dispositivos, comprensión de parámetros |
| Guía de Comisionamiento DHCP | Incorporación de estaciones base basadas en DHCP | Comisionamiento de nuevas estaciones base a través de DHCP Opción 43 |
| Guía de Recolección de Datos MDT de TCE | Recolección de trazas MDT y análisis de Wireshark | Recolección de datos de pruebas de conducción, optimización de cobertura |
| Referencia de Puntos de API | Documentación de API REST | Integraciones, automatización, scripting |
Para Configuración y Despliegue
| Documento | Propósito | Cuándo Usar |
|---|---|---|
| Guía de Configuración en Tiempo de Ejecución | Referencia completa de configuración | Configuración inicial, modificación de ajustes |
Inicio Rápido
¿Nuevo en el Monitor RAN?
- Comience con la Guía de la Interfaz Web para aprender la interfaz
- Revise la Guía de Operaciones Comunes para tareas rutinarias
- Estudie la Guía de Gestión de Alarmas para el manejo de alarmas
- Mantenga la Guía de Solución de Problemas como referencia para problemas
¿Configurando Monitoreo?
- Consulte la Guía de Integración de Grafana para paneles
- Referencie la Referencia de Contadores de Nokia para métricas
- Revise la Guía de Política de Retención de Datos para gestión de almacenamiento
Referencia Rápida
Puntos de Acceso
| Servicio | URL | Propósito |
|---|---|---|
| Panel de la Interfaz Web | https://<servidor>:9443 | Monitoreo y gestión en tiempo real |
| Grafana | http://<servidor>:3000 | Paneles de análisis y alertas |
| InfluxDB | http://<servidor>:8086 | Base de datos de métricas (generalmente acceso interno solamente) |
Rutas Importantes
| Ruta | Propósito |
|---|---|
config/runtime.exs | Archivo de configuración principal (dispositivos, bases de datos, configuraciones) |
priv/cert/ | Certificados SSL para la Interfaz Web HTTPS |
priv/external/nokia/ | Claves de autenticación del gestor |
priv/airscale_configs/ | Archivo de configuración (archivos XML versionados) |
Conceptos Clave
Gestión de Sesiones:
- El Monitor RAN establece sesiones con estaciones base
- Las sesiones tienen tiempos de expiración y requieren keep-alive
- La re-registro ocurre automáticamente (predeterminado: cada 30 segundos)
- El estado de la sesión se almacena en la base de datos MySQL
Flujo de Datos:
- Métricas recogidas cada 10 segundos (configurable)
- Alarmas recogidas cada 10 segundos mediante sondeo + webhooks en tiempo real
- Instantáneas de configuración cada 1 hora (guardadas como archivos versionados cuando cambian)
- Métricas de rendimiento y alarmas escritas en InfluxDB para almacenamiento histórico
Retención de Datos:
- Predeterminado global: 720 horas (30 días)
- Anulaciones por dispositivo disponibles
- Limpieza automática se ejecuta cada hora
- Limpieza manual disponible a través de la Interfaz Web
Para detalles de configuración, consulte la Guía de Configuración en Tiempo de Ejecución.
Flujos de Trabajo Comunes
Chequeo de Salud Diario:
- Abra la Interfaz Web → Panel
- Verifique el estado del dispositivo (¿todos verdes?)
- Revise el conteo de alarmas
- Investigue cualquier problema
Responder a Alarma Crítica:
- Interfaz Web → Alarmas → Ordenar por severidad
- Haga clic en la alarma para detalles
- Navegue al dispositivo
- Revise métricas recientes y cambios de configuración
- Implemente la resolución
- Verifique que la alarma se limpie
Agregar Nuevo Dispositivo:
- Verifique la conectividad de red
- Edite
config/runtime.exs - Agregue el dispositivo a la lista de airscales
- Reinicie el Monitor RAN
- Verifique el registro (estado verde)
Soporte
Recursos de Solución de Problemas
| Recurso | Usar Para |
|---|---|
| Guía de Solución de Problemas | Problemas comunes y soluciones |
| Página de Registros de Aplicación | Registros y errores del sistema en tiempo real |
| Vista de Detalle del Dispositivo | Estado de sesión, problemas de registro |
| Página de Estado de InfluxDB | Verificación de recolección de datos |
Pasos Rápidos de Diagnóstico
Dispositivo No Conectando:
- Verifique la página de Estaciones Base → estado del dispositivo
- Verifique la conectividad de red:
ping <device-ip> - Revise las credenciales en
config/runtime.exs - Revise los Registros de Aplicación para errores
Sin Métricas en Grafana:
- Verifique que el dispositivo esté asociado (estado verde)
- Verifique que la página de Estado de InfluxDB muestre conteos en crecimiento
- Pruebe la conectividad de InfluxDB
- Revise la configuración de la fuente de datos de Grafana
Interfaz Web No Cargando:
- Verifique que el puerto 9443 sea accesible
- Verifique que el firewall permita tráfico HTTPS
- Verifique que existan certificados SSL
- Revise los registros de la aplicación para errores de inicio de la Interfaz Web
Para procedimientos completos de solución de problemas, consulte la Guía de Solución de Problemas.
Obtener Ayuda
Antes de Contactar Soporte:
Reúna esta información:
- Descripción del problema y cuándo comenzó
- Mensajes de error de los Registros de Aplicación
- Dispositivos afectados (nombres/IPs)
- Cambios recientes en la configuración
- Versión de Monitor RAN y SO
Contacto:
Para asistencia con el Monitor RAN:
- Soporte de Omnitouch Network Services
- Incluya la información de diagnóstico reunida
- Proporcione archivos de configuración (sanitizar contraseñas)
- Incluya extractos relevantes de registros
Autoservicio:
- Busque en la Guía de Solución de Problemas
- Revise los Registros de Aplicación para errores específicos
- Revise cambios recientes en la configuración
- Pruebe la conectividad y funcionalidad básica
- Consulte guías de documentación relevantes