Guide des opérations du moniteur RAN
Plateforme de surveillance et de gestion du réseau d'accès radio (RAN)
par Omnitouch Network Services
Table des matières
- Aperçu
- Ce que fait RAN Monitor
- Architecture du système
- Aperçu de l'interface Web
- Surveillance avec Grafana
- Opérations courantes
- Index de documentation
- Référence rapide
- Support
Aperçu
RAN Monitor est une plateforme de gestion et de surveillance pour les stations de base Nokia AirScale dans les réseaux 3GPP LTE et 5G. Elle fournit une visibilité en temps réel sur la santé, la performance et la configuration de votre équipement RAN.
Caractéristiques clés
- Surveillance en temps réel - Collecte continue des métriques de performance et des alarmes
- Gestion automatisée - Maintient des connexions persistantes avec les stations de base
- Analytique historique - Stocke les données pour l'analyse des tendances et la planification de la capacité
- Tableau de bord Web - Visibilité opérationnelle en temps réel grâce à l'interface Web intégrée
- Intégration Grafana - Analytique avancée et tableaux de bord personnalisés
Composants du système
| Composant | Objectif | Accès |
|---|---|---|
| Gestionnaire RAN Monitor | Application principale gérant les connexions des stations de base | Service en arrière-plan |
| Panneau de contrôle de l'interface Web | Tableau de bord opérationnel en temps réel | https://<server>:9443 |
| Base de données MySQL | État de session et configuration des appareils | Interne |
| InfluxDB | Stockage des métriques temporelles | http://<server>:8086 |
| Grafana | Tableaux de bord analytiques et alertes | http://<server>:3000 |
| Serveur TCE NSNTI | Collecte de traces des stations de base | Port TCP 49151 |
| Transmetteur TCE TZSP | Exportation de traces en temps réel vers Wireshark | Port UDP 37008 |
Exemple : Tableau de bord de surveillance détaillé

Tableau de bord de surveillance complet montrant l'état des connexions S1 par LNMME, l'état opérationnel, les données transférées, les UEs connectés, l'utilisation moyenne des PRB, les métriques de surveillance de performance et la carte de couverture géographique. Ce tableau de bord fournit aux opérateurs de réseau une visibilité instantanée sur la santé des appareils, l'état de connectivité et les indicateurs clés de performance.
Ce que fait RAN Monitor
RAN Monitor fonctionne en continu en arrière-plan pour :
- Enregistrer et se connecter - Établit des connexions sécurisées avec vos stations de base Nokia
- Collecter des données de performance - Rassemble des KPI toutes les 10 secondes (configurable)
- Surveiller les alarmes - Suit les pannes et leurs niveaux de gravité
- Suivre la configuration - Enregistre l'état du système et les changements de paramètres
- Stocker des données historiques - Préserve les métriques dans une base de données temporelle
- Fournir de la visibilité - Affiche l'état en temps réel via l'interface Web et Grafana
Flux de données
Ce qui est collecté
Métriques de performance :
- Disponibilité et temps de fonctionnement des cellules
- Débit de trafic (montant/descendant)
- Utilisation des ressources (utilisation des PRB)
- Taux de succès de mise en place d'appels
- Performance de transfert
- Mesures de qualité radio
Alarmes :
- Gravité des pannes (Critique, Majeur, Mineur, Avertissement)
- Systèmes et composants affectés
- Cause probable et descriptions
- Horodatages et durées
Configuration :
- Instantanés complets de configuration XML (stockés sous forme de fichiers versionnés)
- Détection automatique des changements et versionnage
- Historique de configuration et piste d'audit
- Dernières 10 versions conserv��es par appareil
Pour des détails sur la gestion de la configuration, voir le Guide d'archive de configuration.
Pour des définitions de compteurs détaillées, voir le Référence des compteurs Nokia.
Architecture du système
Aperçu de l'infrastructure
Aperçu de la configuration
Pour des détails complets sur la configuration, voir le Guide de configuration d'exécution.
Entité de collecte de traces (TCE)
RAN Monitor comprend une Entité de collecte de traces intégrée pour capturer et analyser les messages de protocole LTE/5G. Cela permet un dépannage détaillé, des tests de conduite et une optimisation RF.
Qu'est-ce que TCE ?
L'entité de collecte de traces reçoit des données de trace des stations de base Nokia AirScale contenant :
- Messages S1-AP - Signalisation du plan de contrôle entre eNodeB et EPC
- Messages RRC - Signalisation de contrôle des ressources radio
- Messages NAS - Signalisation du stratum non d'accès
- Données du plan utilisateur - Informations sur le débit de la couche PDCP
Cas d'utilisation
Tests de conduite :
- Capturer l'expérience RF de l'utilisateur final
- Analyser la performance des transferts
- Mesurer la qualité du signal (RSRP, RSRQ, SINR)
- Identifier les trous de couverture
Dépannage :
- Déboguer les échecs de mise en place d'appels
- Analyser les problèmes de transfert
- Enquêter sur les appels perdus
- Examiner les événements de mobilité
Optimisation RF :
- Validation de la planification PCI
- Optimisation des relations entre voisins
- Réglage des paramètres de transfert
- Analyse de la couverture et de la capacité
Pour des procédures complètes de collecte de traces et d'analyse Wireshark, voir le Guide de collecte de données TCE MDT.
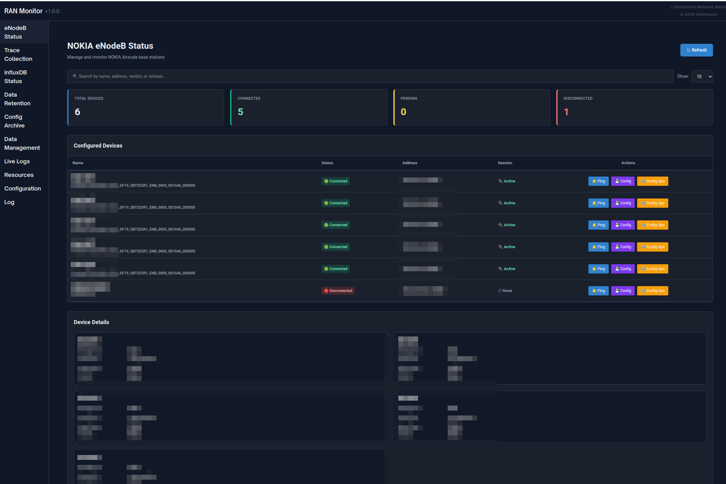
Aperçu de l'interface Web
RAN Monitor comprend une interface Web intégrée pour la surveillance et la gestion opérationnelles en temps réel.
Accès : https://<ran-monitor-ip>:9443
Le tableau de bord principal fournit une visibilité instantanée sur la santé du système, l'état des appareils et les alarmes actives.
Pages clés
Tableau de bord principal
Aperçu en temps réel du système avec :
- Indicateurs de santé du système
- Résumé de l'état des appareils (comptes associés/échoués)
- Comptes d'alarmes actives par gravité
- Activité et événements récents
Se rafraîchit automatiquement toutes les 5 secondes pour une visibilité en temps réel.
Page des stations de base
Voir tous les appareils gérés avec leur état actuel :
- État de la connexion (vert = associé, rouge = échoué)
- État d'enregistrement et informations de session
- Horodatage du dernier contact
- Capacités de filtrage, de recherche et de tri
Cliquez sur n'importe quel appareil pour voir des informations détaillées, y compris les détails d'enregistrement, le cycle de vie de la session, les métriques récentes et les alarmes actives.

Page des alarmes
Surveillez toutes les pannes dans votre réseau :
- Codées par couleur selon la gravité (Rouge = Critique, Orange = Majeur, Jaune = Mineur, Bleu = Avertissement, Vert = Résolu)
- Détails des alarmes, cause probable, système affect��
- Suivi des horodatages et des durées
- Tri par gravité et capacités de filtrage
Pour les procédures de gestion des alarmes, voir le Guide de gestion des alarmes.

Gestion de la configuration
Gérez en toute sécurité les configurations des stations de base :
- Télécharger la configuration actuelle (sauvegarde)
- Télécharger une nouvelle configuration → recevoir l'ID de plan
- Valider la configuration en utilisant l'ID de plan
- Activer la configuration validée
- Vérifier que les changements ont pris effet
Toujours valider avant d'activer pour éviter les interruptions de service.
Archive de configuration : Tous les changements de configuration sont automatiquement suivis et versionnés. Consultez les configurations historiques, téléchargez des versions précédentes ou comparez les changements via la page d'archive de configuration.
Pour des procédures détaillées, voir le Guide de l'interface Web - Gestion de la configuration et le Guide d'archive de configuration.

- Guide de poussée de configuration - Pousser des changements de configuration complets ou partiels aux stations de base (impact sur le redémarrage, mises à jour partielles, format SCF)
eNodeBs non configurés
Découvrez les stations de base tentant de se connecter qui ne sont pas encore configurées :
- ID d'agent (à utiliser lors de l'ajout à la configuration)
- Horodatage du dernier aperçu
- Nombre de tentatives de connexion
- Actions : Actualiser, Supprimer, Effacer tout
Cas d'utilisation : Lorsque de nouvelles stations de base sont déployées, elles apparaissent ici. Copiez l'ID d'agent et ajoutez-les à config/runtime.exs.

Journaux d'application
Tableau de bord de journalisation en temps réel pour le dépannage :
- Filtrer par niveau de journal (Urgent à Débogage)
- Rechercher dans tous les messages
- Mettre en pause/reprendre le streaming en direct
- Changer dynamiquement le niveau de journal système
- Codé par couleur selon la gravité
Pour des procédures de dépannage, voir le Guide de dépannage.

Politique de conservation des données
Gérez combien de temps les données sont stockées dans InfluxDB :
- Voir la politique de conservation globale et le nombre total d'enregistrements
- Définir des périodes de conservation par appareil
- Voir le nombre d'enregistrements par type de mesure (Métriques de performance, Configuration, Alarmes)
- Déclencher manuellement le nettoyage ou effacer toutes les données pour un appareil
Pour des informations complètes sur la conservation des données, voir le Guide de la politique de conservation des données.

État d'InfluxDB
Surveillez la santé de la base de données temporelle :
- Indicateur d'état de connexion
- Comptes de mesures par type
- Informations de stockage
- Version de la base de données et configuration
- Se rafraîchit automatiquement toutes les 5 minutes
Interprétation de l'état :
- Connecté + Comptes en croissance = Fonctionnement normal
- Connecté + Pas de données = Vérifiez l'enregistrement de l'appareil
- Déconnecté = Vérifiez la connectivité d'InfluxDB

Guide complet de l'interface Web
Pour une documentation complète de l'interface Web, y compris toutes les fonctionnalités, flux de travail et meilleures pratiques, voir :
Guide de l'interface Web - Référence complète du panneau de contrôle
Surveillance avec Grafana
Bien que l'interface Web fournisse une visibilité en temps réel, Grafana permet une analyse historique approfondie et des tableaux de bord personnalisés.
Pourquoi utiliser Grafana ?
Grafana est idéal pour :
- Analyse des tendances historiques sur des jours/semaine/mois
- Tableaux de bord KPI personnalisés adaptés à vos besoins
- Planification de capacité à long terme
- Identification de motifs et détection d'anomalies
- Reporting exécutif et suivi des SLA
- Alertes avancées avec canaux de notification
L'interface Web est idéale pour :
- Vérifications immédiates de l'état des appareils
- Surveillance des alarmes en temps réel
- Gestion de la configuration
- Dépannage des sessions
- Tâches d'administration système

Exemple de tableau de bord Grafana montrant la disponibilité des cellules, les tendances de débit et l'utilisation des ressources
Types de tableaux de bord
Tableau de bord résumé exécutif :
- Aperçu de la santé du réseau
- Nombre total d'alarmes par gravité
- Disponibilité moyenne des cellules sur tous les sites
- Débit agrégé et métriques de capacité
- Grille d'état des appareils
Tableau de bord des opérations NOC :
- Tableau des problèmes actifs en temps réel
- Jauges d'utilisation des ressources
- Aperçu du trafic (dernières 24 heures)
- Graphiques de tendance des alarmes
- Vue rapide de l'état des appareils
Tableau de bord d'ingénierie approfondi :
- Analyse des motifs de trafic
- Métriques de qualité des cellules (distributions SINR, RSRP)
- Performance radio (retransmission RLC, succès de mise en place RRC)
- Piste d'audit de configuration
- Analyse de corrélation
Tableau de bord de performance Nokia AirScale :
- Utilisation des PRB (DL/UL)
- Tendances de débit (couche PDCP)
- Comptes d'UE actifs
- Calculs de disponibilité des cellules
- Répartition des ressources par cellule
- Mesures RSSI
- Succès de mise en place de connexion RRC
- VSWR par antenne
- Consommation d'énergie
Pour des exemples complets de tableaux de bord, des modèles de requêtes et des définitions de compteurs, voir :
Guide d'intégration Grafana - Guide complet d'analytique et de tableaux de bord
Référence des compteurs Nokia - Définitions des compteurs de performance
Opérations courantes
Opérations quotidiennes
Vérification de santé quotidienne (5-10 minutes) :
- Ouvrir le tableau de bord de l'interface Web
- Vérifier que tous les appareils affichent un statut vert
- Vérifier le nombre et la gravité des alarmes
- Examiner les appareils échoués
- Enquêter sur les problèmes si nécessaire
Pour des procédures détaillées, voir le Guide de l'interface Web - Flux de travail.
Enquête sur les alarmes :
- Ouvrir la page des alarmes, trier par gravité
- Cliquer sur l'alarme pour des détails complets
- Naviguer vers l'appareil affecté
- Croiser avec les métriques
- Déterminer l'action requise et résoudre
Pour les procédures de gestion des alarmes, voir le Guide de gestion des alarmes.
Gestion des appareils
Ajout d'une nouvelle station de base :
- Vérifier la connectivité réseau vers l'appareil
- Vérifier la page des eNodeBs non configurés pour l'appareil
- Ajouter l'appareil à
config/runtime.exs - Redémarrer RAN Monitor
- Vérifier que l'enregistrement réussit (statut vert)
- Confirmer que les métriques sont envoyées à InfluxDB
Suppression d'une station de base :
- Décider de conserver ou de supprimer les données historiques
- Commenter ou supprimer l'appareil de
config/runtime.exs - Optionnellement effacer les données via la page de conservation des données
- Redémarrer RAN Monitor
- Mettre à jour les tableaux de bord Grafana
Mise à jour des identifiants d'appareil :
- Noter l'état actuel de l'appareil
- Mettre à jour les identifiants dans
config/runtime.exs - Redémarrer RAN Monitor
- Vérifier que la reconnexion réussit
Pour des procédures opérationnelles complètes, voir :
Guide des opérations courantes - Tâches de gestion quotidiennes

Gestion de la configuration
Flux de travail de mise à jour de configuration sécurisée :
- Télécharger la configuration actuelle (sauvegarde) - ou récupérer depuis l'archive de configuration
- Modifier la configuration hors ligne
- Télécharger sur l'appareil → obtenir l'ID de plan
- Valider en utilisant l'ID de plan → vérifier qu'il n'y a pas d'erreurs
- Activer si la validation réussit
- Vérifier que les changements ont pris effet
- Surveiller la stabilité de l'appareil pendant 15-30 minutes
- Confirmer que la nouvelle version apparaît dans l'archive de configuration (dans l'heure)
Important : Toujours valider avant d'activer. Planifier les changements pendant les fenêtres de maintenance si possible.
Rétrogradation de configuration : Si des problèmes surviennent, télécharger une version précédente depuis l'archive de configuration et la télécharger en utilisant le même flux de travail.
Pour des détails sur la configuration des stations de base, voir le Guide de configuration AirScale.
Pour l'historique de configuration et le versionnage, voir le Guide d'archive de configuration.
Index de documentation
La documentation de RAN Monitor est organisée par public et cas d'utilisation :
Pour les équipes d'opérations (NOC, Administrateurs)
| Document | Objectif | Quand l'utiliser |
|---|---|---|
| Guide de l'interface Web | Référence complète du panneau de contrôle | Opérations quotidiennes, surveillance des appareils |
| Guide des opérations courantes | Tâches de gestion quotidiennes | Ajout d'appareils, gestion des configs, sauvegardes |
| Guide d'archive de configuration | Versionnage et historique de la configuration | Suivi des changements de configuration, rétrogradation, audit |
| Guide de gestion du firmware | Référentiel de paquets logiciels | Téléchargement de firmware, mises à jour logicielles des stations de base |
| Guide de gestion des alarmes | Gestion et escalade des alarmes | Enquête sur les pannes, réponse aux alertes |
| Guide de dépannage | Procédures de résolution de problèmes | Lorsque des problèmes surviennent, diagnostic d'erreurs |
| Guide de la politique de conservation des données | Gestion du cycle de vie des données | Gestion du stockage, définition des périodes de conservation |
Pour l'ingénierie et l'analytique
| Document | Objectif | Quand l'utiliser |
|---|---|---|
| Guide d'intégration Grafana | Tableaux de bord, requêtes et alertes | Création de tableaux de bord, configuration des alertes |
| Référence des compteurs Nokia | Définitions des compteurs de performance | Compréhension des métriques, création de requêtes |
| Guide de configuration AirScale | Configuration et paramétrage des stations de base | Configuration des appareils, compréhension des paramètres |
| Guide de mise en service DHCP | Mise en service des stations de base basées sur DHCP | Mise en service de nouvelles stations de base via DHCP Option 43 |
| Guide de collecte de données TCE MDT | Collecte de traces MDT et analyse Wireshark | Collecte de données de test de conduite, optimisation de la couverture |
| Référence des points de terminaison API | Documentation de l'API REST | Intégrations, automatisation, scripting |
Pour la configuration et le déploiement
| Document | Objectif | Quand l'utiliser |
|---|---|---|
| Guide de configuration d'exécution | Référence complète de configuration | Configuration initiale, modification des paramètres |
Démarrage rapide
Nouveau sur RAN Monitor ?
- Commencez par le Guide de l'interface Web pour apprendre l'interface
- Consultez le Guide des opérations courantes pour les tâches de routine
- Étudiez le Guide de gestion des alarmes pour la gestion des alarmes
- Gardez le Guide de dépannage en favori pour les problèmes
Mise en place de la surveillance ?
- Voir le Guide d'intégration Grafana pour les tableaux de bord
- Référencez le Référence des compteurs Nokia pour les métriques
- Consultez le Guide de la politique de conservation des données pour la gestion du stockage
Référence rapide
Points d'accès
| Service | URL | Objectif |
|---|---|---|
| Tableau de bord de l'interface Web | https://<server>:9443 | Surveillance et gestion en temps réel |
| Grafana | http://<server>:3000 | Tableaux de bord analytiques et alertes |
| InfluxDB | http://<server>:8086 | Base de données de métriques (généralement accès interne uniquement) |
Chemins importants
| Chemin | Objectif |
|---|---|
config/runtime.exs | Fichier de configuration principal (appareils, bases de données, paramètres) |
priv/cert/ | Certificats SSL pour l'interface Web HTTPS |
priv/external/nokia/ | Clés d'authentification du gestionnaire |
priv/airscale_configs/ | Archive de configuration (fichiers XML versionnés) |
Concepts clés
Gestion des sessions :
- RAN Monitor établit des sessions avec les stations de base
- Les sessions ont des temps d'expiration et nécessitent un keep-alive
- La réinscription se produit automatiquement (par défaut : toutes les 30 secondes)
- L'état de la session est stocké dans la base de données MySQL
Flux de données :
- Les métriques sont collectées toutes les 10 secondes (configurable)
- Les alarmes sont collectées toutes les 10 secondes via polling + webhooks en temps réel
- Les instantanés de configuration sont effectués toutes les heures (sauvegardés sous forme de fichiers versionnés lorsqu'ils sont modifiés)
- Les métriques de performance et les alarmes sont écrites dans InfluxDB pour un stockage historique
Conservation des données :
- Par défaut global : 720 heures (30 jours)
- Surcharges par appareil disponibles
- Nettoyage automatique exécuté toutes les heures
- Nettoyage manuel disponible via l'interface Web
Pour des détails de configuration, voir le Guide de configuration d'exécution.
Flux de travail courants
Vérification de santé quotidienne :
- Ouvrir l'interface Web → Tableau de bord
- Vérifier l'état des appareils (tous verts ?)
- Examiner le nombre d'alarmes
- Enquêter sur les problèmes
Répondre à une alarme critique :
- Interface Web → Alarmes → Trier par gravité
- Cliquer sur l'alarme pour des détails
- Naviguer vers l'appareil
- Examiner les métriques récentes et les changements de configuration
- Mettre en œuvre la résolution
- Vérifier que l'alarme est résolue
Ajouter un nouvel appareil :
- Vérifier la connectivité réseau
- Modifier
config/runtime.exs - Ajouter l'appareil à la liste des airscales
- Redémarrer RAN Monitor
- Vérifier l'enregistrement (statut vert)
Support
Ressources de dépannage
| Ressource | Utiliser pour |
|---|---|
| Guide de dépannage | Problèmes courants et solutions |
| Page des journaux d'application | Journaux système en temps réel et erreurs |
| Vue des détails de l'appareil | État de la session, problèmes d'enregistrement |
| Page d'état d'InfluxDB | Vérification de la collecte de données |
Étapes de diagnostic rapides
Appareil non connecté :
- Vérifier la page des stations de base → état de l'appareil
- Vérifier la connectivité réseau :
ping <device-ip> - Vérifier les identifiants dans
config/runtime.exs - Examiner les journaux d'application pour des erreurs
Pas de métriques dans Grafana :
- Vérifier que l'appareil est associé (statut vert)
- Vérifier que la page d'état d'InfluxDB montre des comptes en croissance
- Tester la connectivité d'InfluxDB
- Vérifier la configuration de la source de données Grafana
L'interface Web ne se charge pas :
- Vérifier que le port 9443 est accessible
- Vérifier que le pare-feu autorise le trafic HTTPS
- Vérifier que les certificats SSL existent
- Examiner les journaux d'application pour des erreurs de démarrage de l'interface Web
Pour des procédures de dépannage complètes, voir le Guide de dépannage.
Obtenir de l'aide
Avant de contacter le support :
Rassemblez ces informations :
- Description du problème et quand il a commencé
- Messages d'erreur des journaux d'application
- Appareils affectés (noms/IPs)
- Changements de configuration récents
- Version de RAN Monitor et OS
Contact :
Pour obtenir de l'aide avec RAN Monitor :
- Support d'Omnitouch Network Services
- Inclure les informations de diagnostic rassemblées
- Fournir des fichiers de configuration (sanitiser les mots de passe)
- Inclure des extraits de journaux pertinents
Service autonome :
- Rechercher dans le Guide de dépannage
- Vérifier les journaux d'application pour des erreurs spécifiques
- Examiner les changements de configuration récents
- Tester la connectivité et la fonctionnalité de base
- Consulter les guides de documentation pertinents