Guide de l'UI Web
Panneau de Contrôle du Moniteur RAN - Référence de l'Interface Utilisateur
Guide complet pour l'utilisation du panneau de contrôle basé sur le web du Moniteur RAN
Table des Matières
- Aperçu
- Accéder à l'UI Web
- Tableau de Bord Principal
- Page des Stations de Base
- Vue Détails du Dispositif
- Page des Alarmes
- Gestion de la Configuration
- Page des eNodeBs Non Configurés
- Page des Journaux d'Application
- Page de Politique de Conservation des Données
- Page de Statut InfluxDB
- Page des Métriques Système
- Page de Collecte de Données PM
- Page de Gestion du Firmware
- Page de Gestion des Données
- Flux de Travail de l'UI Web
Documentation Connexe
- Guide de Gestion du Firmware - Documentation complète du dépôt de firmware
Aperçu
Le Moniteur RAN comprend un panneau de contrôle intégré basé sur le web pour la surveillance et la gestion opérationnelle en temps réel. L'UI Web fournit une visibilité immédiate sur l'état des dispositifs, les alarmes, la configuration et la santé du système.
UI Web vs. Grafana
L'UI Web est Idéale Pour :
- Vérifications immédiates de l'état des dispositifs
- Surveillance des alarmes en temps réel
- Gestion de la configuration
- Dépannage de session
- Administration système
Grafana est Idéale Pour :
- Analyse des tendances historiques
- Tableaux de bord KPI personnalisés
- Planification de capacité à long terme
- Identification de motifs
- Reporting exécutif
Pour les tableaux de bord et analyses Grafana, voir le Guide d'Intégration Grafana.
Accéder à l'UI Web
Le panneau de contrôle est accessible via HTTPS :
URL : https://<ran-monitor-ip>:9443
Port par Défaut : 9443 (configurable via la variable d'environnement CONTROL_PANEL_HTTPS_PORT)
Certificats SSL :
- Les certificats auto-signés fonctionnent pour les environnements de laboratoire
- La production doit utiliser des certificats signés par une CA
- Certificats configurés dans
config/runtime.exs
Pour les détails de configuration, voir le Guide de Configuration Runtime.
Actualisation Automatique : La plupart des pages se rafraîchissent automatiquement toutes les 5 secondes pour afficher des données en temps réel.
Tableau de Bord Principal
Le tableau de bord fournit une vue d'ensemble de votre infrastructure RAN.
Sections Clés
État du Système
- Indicateurs de santé globaux
- Disponibilité et connectivité du système
Résumé des Dispositifs
- Compte des dispositifs associés/échoués
- Vue d'ensemble de l'état d'enregistrement
- Instantané rapide de la santé des dispositifs
Alarmes Actives
- Compte actuel des pannes par gravité
- Niveaux de gravité codés par couleur (Critique, Majeur, Mineur, Avertissement)
- Liens rapides vers les détails des alarmes
Activité Récente
- Derniers événements et changements
- Mises à jour de configuration
- Changements d'état de session
Fonctionnalités
- Se rafraîchit automatiquement toutes les 5 secondes
- Indicateurs d'état codés par couleur (vert = sain, rouge = problèmes)
- Navigation par clic vers des vues détaillées
- Mises à jour des métriques en temps réel
Page des Stations de Base
Voir tous les dispositifs gérés avec leur état actuel et les informations de session.
URL : https://<ran-monitor-ip>:9443/nokia/enodeb

La page d'état des eNodeB NOKIA montrant la liste des dispositifs avec l'état de connexion, l'état de session et les boutons d'action.
Résumé des Statistiques
La barre supérieure montre les comptes agrégés des dispositifs :
| Statistique | Description |
|---|---|
| Total des Dispositifs | Nombre de dispositifs configurés |
| Connectés | Dispositifs avec des sessions actives |
| En Attente | Dispositifs en attente d'enregistrement |
| Déconnectés | Dispositifs sans session active |
Tableau des Dispositifs
| Colonne | Description |
|---|---|
| Nom | Nom du dispositif tel que configuré |
| Statut | État de connexion : "Connecté" (vert) ou "Déconnecté" (rouge) |
| Adresse | Adresse IP et port du dispositif |
| Session | État de la session : "Active" (vert) ou "Inactive" (gris) |
| Actions | Boutons d'action du dispositif |
Boutons d'Action
Chaque ligne de dispositif a des boutons d'action :
| Bouton | Description |
|---|---|
| Ping | Tester la connectivité réseau vers le dispositif |
| Config | Voir la configuration actuelle du dispositif |
| Config Ops | Accéder aux opérations de gestion de configuration (télécharger, télécharger, valider, activer) |
| Force Retry | Forcer une nouvelle tentative d'enregistrement pour les dispositifs déconnectés |
Panneau Détails du Dispositif
Cliquer sur une ligne de dispositif montre des détails supplémentaires :
| Champ | Description |
|---|---|
| Manager ID | Identifiant interne du gestionnaire |
| Session ID | Identifiant de session actuel |
| Agent Type | Type d'agent du dispositif (par exemple, COMA) |
| Vendor | Fournisseur du dispositif (Nokia) |
Filtrage et Recherche
- Filtrer par état de connexion
- Rechercher par nom de dispositif ou adresse IP
- Trier par n'importe quelle colonne
Vue Détails du Dispositif
Cliquez sur n'importe quel dispositif de la page des Stations de Base pour voir des informations complètes.
Détails d'Enregistrement
- Identité du gestionnaire et état d'authentification
- Horodatage d'enregistrement
- Informations d'authentification en cours d'utilisation
- Clés et certificats du gestionnaire
Cycle de Vie de la Session
- Heure de création de la session
- Heure d'expiration de la session
- Intervalle de maintien et état
- Dernier horodatage de maintien
- Temps restant avant expiration
Métriques Récentes
- Derniers instantanés de données de performance
- Valeurs de compteur et horodatages
- État de collecte de métriques
- Intervalles de collecte de données
Alarmes Actives
- Pannes actuelles pour ce dispositif spécifique
- Gravité et description des alarmes
- Horodatages des alarmes
- Informations sur les causes probables
État de Configuration
- Valeurs de paramètres actuelles
- Changements de configuration récents
- Horodatage de configuration
- Historique des changements de paramètres
Page des Alarmes
Surveillez toutes les pannes à travers votre réseau dans une vue centralisée.
Informations sur les Alarmes
Niveaux de Gravité :
- Critique (Rouge) - Affecte le service, action immédiate requise
- Majeur (Orange) - Dégradation significative, attention urgente nécessaire
- Mineur (Jaune) - Non affectant le service, doit être traité
- Avertissement (Bleu) - Informatif, surveiller les tendances
- Résolu (Vert) - Alarme précédemment active a été résolue
Détails de l'Alarme :
- Description du problème
- Cause probable
- Système affecté (DN - Nom Distingué)
- Horodatages (quand l'alarme s'est produite et dernière mise à jour)
Fonctionnalités
Codage Couleur :
- Identification visuelle immédiate de la gravité
- Rouge = Alarmes critiques
- Orange = Alarmes majeures
- Jaune = Alarmes mineures
- Bleu = Avertissements
- Vert = Résolu
Tri et Filtrage :
- Trier par gravité, dispositif ou temps
- Filtrer par type d'alarme
- Rechercher des problèmes spécifiques
Liens vers les Dispositifs :
- Cliquez sur l'alarme pour voir les détails du dispositif affecté
- Croiser avec les métriques du dispositif
- Naviguer vers la configuration du dispositif
Pour des procédures détaillées de gestion des alarmes, voir le Guide de Gestion des Alarmes.
Gestion de la Configuration
L'UI Web fournit des outils pour gérer les configurations des dispositifs de manière sûre et efficace.
Télécharger la Configuration
But : Récupérer et sauvegarder la configuration actuelle
Étapes :
- Naviguer vers la page de détails du dispositif
- Cliquer sur "Télécharger la Configuration"
- La configuration est récupérée depuis le dispositif
- Sauvegarder la configuration en tant que fichier XML
Meilleure Pratique : Toujours télécharger et sauvegarder la configuration avant de faire des changements
Pousser la Configuration (Provision)
But : Appliquer une nouvelle configuration à un dispositif en une seule opération
L'opération de provisionnement effectue le téléchargement, la validation et l'activation de manière atomique sur le dispositif. Une sauvegarde de la configuration en cours d'exécution est automatiquement enregistrée avant que la nouvelle configuration ne soit appliquée.
Étapes :
- Cliquer sur "Config Ops" sur le dispositif cible
- Sélectionner un fichier de configuration XML (glisser-déposer ou cliquer pour parcourir)
- Cliquer sur "Pousser la Configuration vers le Dispositif"
- Le dispositif télécharge, valide et active la configuration
- Surveiller le message de résultat pour le succès ou les erreurs
Comment ça fonctionne :
- Le dispositif reçoit le fichier de configuration et crée un plan interne
- Le plan est validé par rapport au schéma et à l'état actuel du dispositif
- Si la validation réussit, la configuration en cours d'exécution est sauvegardée comme sauvegarde
- La nouvelle configuration est activée immédiatement
- Si l'activation échoue, le dispositif peut revenir à la sauvegarde
Avancé : Flux Manuel en 3 Étapes
Pour les cas où vous avez besoin de plus de contrôle (par exemple, préparer une configuration pour révision avant activation), la section avancée dans la boîte de dialogue Config Ops fournit les étapes individuelles :
- Stage (Télécharger) - Télécharger la configuration pour créer un plan sur le dispositif sans activer. Retourne un ID de Plan.
- Valider - Valider un plan mis en attente par son ID de Plan. Confirme que la configuration est syntaxiquement et sémantiquement correcte.
- Activer - Appliquer un plan validé par son ID de Plan. Prend effet immédiatement.
L'ID de Plan de l'étape de mise en attente est automatiquement rempli dans les champs de validation et d'activation.
Flux de Travail de Configuration
Processus Recommandé :
- Télécharger la configuration actuelle (sauvegarde)
- Modifier la configuration hors ligne
- Pousser la nouvelle configuration en utilisant l'opération de provisionnement
- Vérifier que les changements ont pris effet
- Surveiller le dispositif pour la stabilité
Pour des détails de configuration des stations de base, voir le Guide de Configuration AirScale.
Page des eNodeBs Non Configurés
Découvrez et gérez les stations de base tentant de se connecter qui ne sont pas encore configurées dans le système.
But
La page des eNodeBs Non Configurés vous aide à :
- Découvrir de nouvelles stations de base sur le réseau
- Identifier les dispositifs tentant des connexions non autorisées
- Vérifier les identifiants des dispositifs avant de les ajouter à la configuration
- Suivre les tentatives de connexion d'équipements inconnus
Informations Affichées
Agent ID
- Identifiant du dispositif détecté lors des tentatives de connexion
- Utilisez cet ID lors de l'ajout du dispositif à la configuration
Dernière Vue
- Horodatage de la dernière tentative de connexion
- Aide à identifier les dispositifs actifs vs inactifs
Occurrences
- Nombre de fois que le dispositif a tenté de se connecter
- Des tentatives fréquentes peuvent indiquer une mauvaise configuration
Première Vue
- Quand le dispositif a été détecté pour la première fois
- Utile pour suivre les nouveaux équipements
Actions Disponibles
Rafraîchir
- Recharger la liste des dispositifs non configurés
- Met à jour les horodatages et les comptes d'occurrences
Supprimer
- Retirer des entrées individuelles de la liste
- Utile pour nettoyer les dispositifs anciens/décommissionnés
Tout Effacer
- Supprimer tous les enregistrements de dispositifs non configurés
- Nouveau départ pour la liste
Aide à la Configuration
Lorsque des dispositifs apparaissent ici, suivez ces étapes :
- Notez l'Agent ID depuis le tableau
- Ajoutez la configuration du dispositif à
config/runtime.exs:airscales: [
%{
address: "10.7.15.66",
name: "Site-A-BS1",
port: "8080",
web_username: "admin",
web_password: "password"
}
] - Redémarrez le Moniteur RAN pour commencer à surveiller le dispositif
Pour des instructions de configuration détaillées, voir le Guide de Configuration Runtime.
Cas d'Utilisation
- Découverte de Réseau : Trouver de nouvelles stations de base ajoutées au réseau
- Sécurité : Identifier les tentatives de connexion non autorisées
- Provisionnement : Vérifier les identifiants des dispositifs avant la configuration
- Décommissionnement : Suivre les tentatives des dispositifs qui devraient être hors ligne
Page des Journaux d'Application
Tableau de bord de journalisation en temps réel pour le dépannage et la surveillance de l'activité système.
Niveaux de Journal
Filtrer par Niveau de Journal :
- Urgent - Pannes critiques pour le système
- Alerte - Action immédiate requise
- Critique - Conditions critiques
- Erreur - Conditions d'erreur
- Avertissement - Conditions d'avertissement
- Avis - Normal mais significatif
- Info - Messages informatifs
- Débogage - Informations détaillées de débogage
Remarque : Lors du filtrage, le niveau sélectionné et tous les niveaux de gravité supérieurs sont affichés.
Fonctionnalités
Recherche et Filtre :
- Recherche textuelle à travers tous les messages de journal
- Flux de journaux en temps réel (derniers 500 messages)
- Filtrer par niveau de journal
Contrôles :
- Pause/Reprendre - Arrêter le flux de journaux en direct pour examiner les messages
- Effacer - Supprimer tous les journaux de l'affichage
- Niveau Système - Changer dynamiquement le niveau de journalisation de l'application
Codage Couleur :
- Rouge - Urgent/Alerte/Niveaux Critiques
- Rouge Clair - Niveau Erreur
- Jaune - Niveau Avertissement
- Cyan - Niveau Avis
- Bleu - Niveau Info
- Gris - Niveau Débogage
Cas d'Utilisation
Dépanner les Problèmes de Connexion :
- Filtrer pour les erreurs provenant de dispositifs spécifiques
- Rechercher des noms de dispositifs ou des adresses IP
- Examiner les messages d'échec de connexion
Surveiller l'Activité Système :
- Surveiller les journaux de niveau info pour les opérations normales
- Suivre les événements d'enregistrement des dispositifs
- Surveiller l'activité de collecte de données
Déboguer les Problèmes :
- Définir temporairement le niveau de débogage
- Reproduire le problème
- Examiner les journaux détaillés
- Revenir au niveau info une fois terminé
Enquêter sur les Pannes :
- Rechercher des messages d'erreur et des traces de pile
- Examiner les horodatages autour du temps de panne
- Corréler avec les événements des dispositifs
Meilleures Pratiques
- Utiliser Pause lors de l'examen de séquences d'erreurs spécifiques
- Définir le niveau de journal approprié :
- Info pour la production
- Débogage pour le dépannage
- Avertissement pour une production silencieuse
- Rechercher efficacement en utilisant des noms de dispositifs ou des mots-clés d'erreur
- Les changements de niveau de journal persistent jusqu'au redémarrage de l'application
Page de Politique de Conservation des Données
Gérez combien de temps les données sont stockées dans InfluxDB pour chaque station de base.
Affichage des Paramètres Globaux
Période de Conservation par Défaut
- Politique de conservation à l'échelle du système en heures/jours
- Configuré dans
config/config.exs - Par défaut : 720 heures (30 jours)
Total des Enregistrements
- Compte de tous les points de données à travers tous les dispositifs
- Mis à jour lors du rafraîchissement de la page
Statut de Nettoyage Automatique
- Montre les nettoyages exécutés chaque heure
- Statut du travail en arrière-plan
Paramètres par Dispositif
Pour chaque station de base configurée :
Informations sur le Dispositif :
- Nom du dispositif
- État d'enregistrement (Enregistré/Non Enregistré)
- Paramètre de période de conservation actuel
Comptes d'Enregistrements :
- Métriques de Performance - Nombre de points de données PM stockés
- Configuration - Nombre de snapshots de configuration
- Alarmes - Nombre d'enregistrements d'alarmes
- Total - Somme de tous les enregistrements pour ce dispositif
Actions :
- Mettre à Jour la Période de Conservation - Changer les heures de conservation (s'applique uniquement à ce dispositif)
- Nettoyer les Anciennes Données - Déclencher manuellement le nettoyage en fonction de la période de conservation
- Effacer Toutes les Données - Supprimer toutes les données pour ce dispositif (irréversible)
Comment Fonctionne la Conservation
- Défaut Global - Défini dans le fichier de configuration, s'applique à tous les dispositifs
- Surcharge par Dispositif - Optionnellement définir une conservation personnalisée pour des dispositifs spécifiques
- Nettoyage Automatique - S'exécute chaque heure, supprime les données plus anciennes que la période de conservation
- Nettoyage Manuel - Utilisez "Nettoyer les Anciennes Données" pour forcer un nettoyage immédiat
Périodes de Conservation Courantes
- 720 heures (30 jours) - Surveillance opérationnelle à court terme
- 2160 heures (90 jours) - Conservation standard pour la plupart des déploiements
- 4320 heures (180 jours) - Conservation prolongée pour conformité
- 8760 heures (365 jours) - Analyse historique à long terme
Cas d'Utilisation
- Réduire l'utilisation de stockage en abaissant la période de conservation
- Conserver les données critiques des dispositifs plus longtemps que d'autres
- Nettoyer les données de test avant la production
- Gérer l'utilisation de l'espace disque InfluxDB
Avertissement : Effacer toutes les données est permanent et ne peut pas être annulé. Toujours vérifier avant d'exécuter.
Pour des informations détaillées sur la politique de conservation, voir le Guide de Politique de Conservation des Données.
Page de Statut InfluxDB
Surveillez la santé et le statut de votre base de données de séries temporelles InfluxDB.
URL : https://<ran-monitor-ip>:9443/nokia/influx

La page de statut InfluxDB montrant l'état de connexion, les mesures, les performances de l'écrivain par lot et les informations de stockage.
État de Connexion
| Champ | Description |
|---|---|
| État de Connexion | Indicateur vert lorsque connecté, rouge lorsqu'il est déconnecté |
| Base de Données | Nom du bucket InfluxDB configuré |
| Version InfluxDB | Version de base de données détectée (2.x) |
Mesures et Points de Données
Comptes de points de données en temps réel pour chaque type de mesure :
| Mesure | Description |
|---|---|
| Métriques de Performance | Points de données PM collectés à partir des dispositifs |
| Configuration | Snapshots de configuration stockés |
| Alarmes | Enregistrements d'alarmes dans la base de données |
| Total | Somme de tous les points de données |
Performance de l'Écrivain par Lot
Statistiques pour le processus d'écrivain par lot InfluxDB qui gère toute l'ingestion de données :
| Métrique | Description |
|---|---|
| Taille de la File d'Attente | Points en attente d'écriture. Codé par couleur : vert (< 1000), jaune (< 10000), orange (< 20000), rouge (>= 20000) |
| Taux de Filtrage | Pourcentage de points de données dupliqués bloqués de l'écriture |
| PM Filtrés | Compte des compteurs PM filtrés (compteurs non-dashboard non dans la liste de données PM stockées) |
| Chutes de File d'Attente | Points abandonnés en raison d'un débordement de file d'attente (devrait être 0 en fonctionnement normal) |
| Cache de Configuration | Nombre de hachages de configuration uniques mis en cache pour la détection de delta |
| Cache d'Alarme | Nombre d'alarmes actives mises en cache pour la détection de delta |
Métriques supplémentaires :
| Métrique | Description |
|---|---|
| Total Écrit | Points cumulés écrits dans InfluxDB depuis le démarrage |
| Flushes | Nombre d'opérations de flush par lot |
| Filtrés | Total des points dupliqués filtrés (non écrits) |
| Données Écrites | Total des octets écrits dans InfluxDB |
| Débit | Débit d'écriture actuel (Ko/s ou Mo/s) |
| Uptime de l'Écrivain | Temps depuis le démarrage de l'écrivain par lot |
| Dernier Flush | Temps depuis le dernier flush réussi |
Effacer les Caches : Réinitialise les caches de détection de delta. Utilisez lorsque vous souhaitez forcer la réécriture de toutes les données (par exemple, après des changements de schéma).
Informations de Stockage
| Champ | Description |
|---|---|
| Politiques de Conservation | Paramètres de conservation actuels (par défaut : Indéfini) |
| Utilisation du Disque | Taille estimée de la base de données basée sur les comptes d'enregistrements |
| Activité | Horodatage de la dernière mise à jour |
Détails de Configuration
| Champ | Description |
|---|---|
| Hôte | Nom d'hôte du serveur InfluxDB |
| Port | Port du serveur InfluxDB (par défaut : 8086) |
| Bucket | Nom du bucket InfluxDB |
| Statut | Badge d'état de connexion |
| Mesures | Nombre de types de mesures (3 : PerformanceMetrics, Configuration, Alarmes) |
Diagnostics de Santé
Indicateurs de statut pour la santé du système :
- Connectivité InfluxDB - Base de données accessible et répondant
- Collecte de Données - Métriques de performance collectées à partir des dispositifs
- Conservation des Données - Statut de la politique de conservation actuelle
- Dernière Synchronisation - La dernière synchronisation de données
Actualisation Automatique
La page se rafraîchit automatiquement toutes les 30 secondes.
Interpréter le Statut
| Condition | Signification |
|---|---|
| Connecté + Comptes de Données Croissants | Système fonctionnant normalement |
| Connecté + Pas de Données | Vérifiez l'enregistrement du dispositif et la configuration du compteur PM |
| Déconnecté | Vérifiez qu'InfluxDB fonctionne et la connectivité réseau |
| Taille de File d'Attente Élevée (jaune/rouge) | Problème de performance d'écriture InfluxDB ou latence réseau |
| Chutes de File d'Attente Élevées | Débordement de file d'attente - augmentez la taille du lot ou réduisez le taux de collecte |
| Taux de Filtrage Élevé | Bon - indique une détection efficace des doublons |
Cas d'Utilisation
- Vérifiez qu'InfluxDB reçoit des données
- Surveillez la santé et le débit de l'écrivain par lot
- Dépannez les problèmes de performance d'écriture
- Vérifiez l'efficacité du cache de détection de delta
- Confirmez que les données sont écrites
Page des Métriques Système
Surveillance des performances en temps réel pour l'écrivain par lot InfluxDB et les ressources système.
URL : https://<ran-monitor-ip>:9443/nokia/metrics

La page des Métriques Système montrant les statistiques de l'écrivain par lot InfluxDB et les comptes d'écriture par Airscale.
Écrivain par Lot InfluxDB
Statistiques résumées pour le processus d'écrivain par lot :
| Métrique | Description |
|---|---|
| Taille de la File d'Attente | Nombre de points de données en attente d'écriture dans InfluxDB |
| Nombre de Flushes | Nombre total de flushes par lot depuis le démarrage |
| Total de Points Écrits | Points de données cumulés écrits dans InfluxDB |
| Dernier Flush | Temps depuis la dernière opération de flush réussie |
Statistiques d'Écriture InfluxDB par Airscale
Répartition par dispositif des données écrites dans InfluxDB :
| Colonne | Description |
|---|---|
| Airscale | Nom du dispositif |
| Métriques de Performance | Compte des points de données PM écrits |
| Configuration | Compte des snapshots de configuration écrits |
| Alarmes | Compte des enregistrements d'alarmes écrits |
| Total des Enregistrements | Somme de tous les points de données pour ce dispositif |
| Dernière Écriture | Horodatage de la dernière écriture pour ce dispositif |
La ligne des totaux en bas montre les comptes agrégés à travers tous les dispositifs.
Ressources Système
Utilisation des ressources de la VM Erlang :
| Métrique | Description |
|---|---|
| Mémoire Totale | Mémoire totale allouée à la VM Erlang |
| Mémoire des Processus | Mémoire utilisée par les processus Erlang |
| Mémoire Binaire | Mémoire utilisée pour les données binaires (XML, charges utiles JSON) |
| Mémoire des Atomes | Mémoire utilisée pour les atomes |
| Nombre de Processus | Nombre de processus Erlang actifs |
| File d'Attente d'Exécution | Nombre de processus en attente de temps CPU (0 est sain) |
Actualisation Automatique
La page se rafraîchit automatiquement toutes les 5 secondes.
Cas d'Utilisation
- Surveillez la santé et le débit de l'écrivain par lot
- Identifiez les dispositifs avec un volume de données élevé
- Dépannez les problèmes de performance d'écriture
- Vérifiez que les données circulent depuis tous les dispositifs
- Surveillez l'utilisation des ressources système
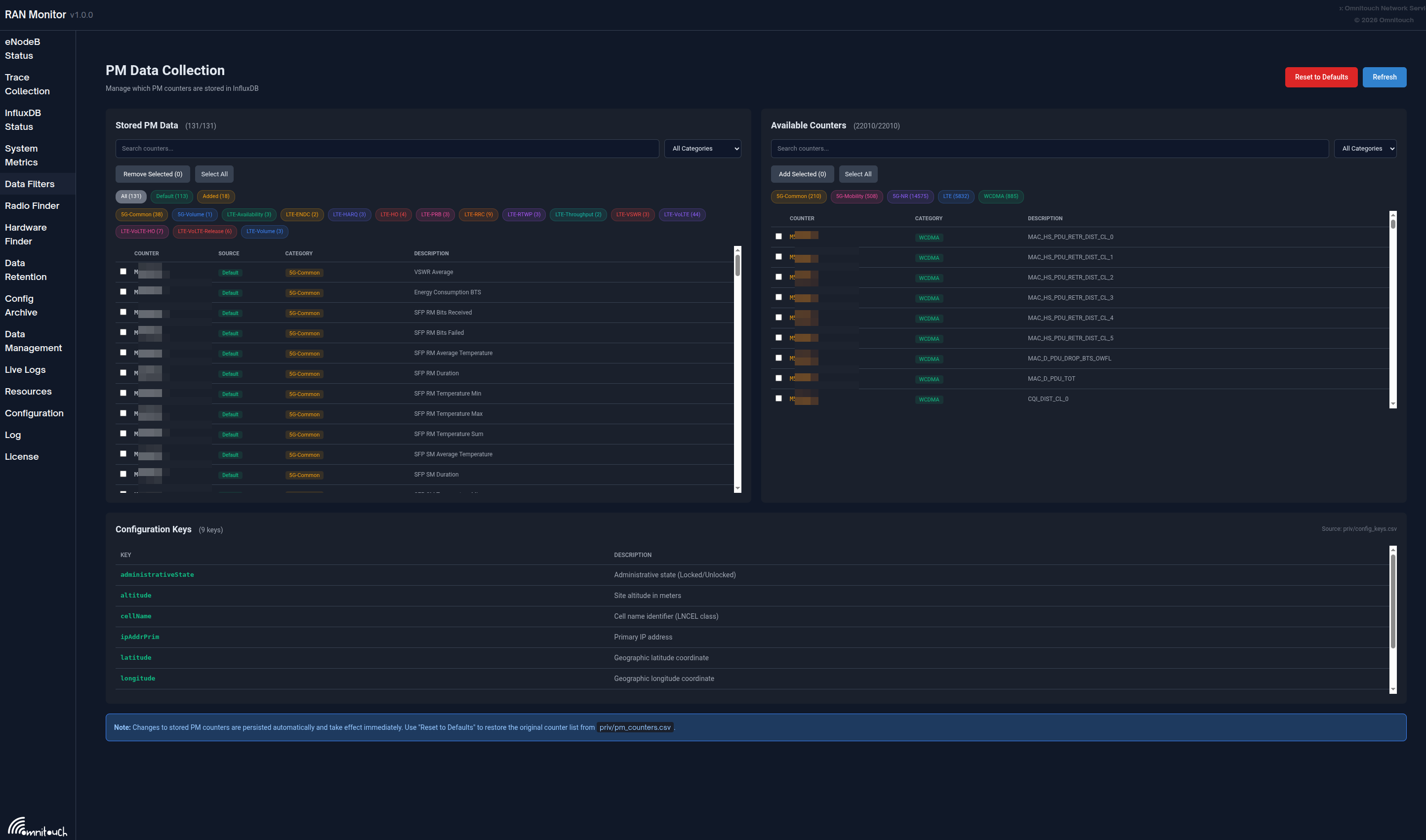
Page de Collecte de Données PM
Contrôlez quels compteurs de Métriques de Performance (PM) sont stockés dans InfluxDB. Les stations de base Nokia AirScale rapportent plus de 22 000 compteurs PM uniques, mais seuls un sous-ensemble est généralement nécessaire pour les tableaux de bord.
URL : https://<ran-monitor-ip>:9443/nokia/pm-filters

La page de Collecte de Données PM montrant les compteurs stockés (gauche) et les compteurs disponibles (droite) avec des filtres de catégorie.
Comment Fonctionne le Filtrage PM
Données PM eNodeB (22 000+ compteurs)
│
▼
┌────────────────────────────┐
│ Filtre de Liste Blanche de Compteurs PM │
│ Seuls les "Données PM Stockées" passent │
└────────────────────────────┘
│
▼
File d'Écriture
│
▼
InfluxDB
L'écrivain par lot filtre les données PM entrantes par rapport à la liste des "Données PM Stockées". Les compteurs non présents dans cette liste sont abandonnés avant la mise en file d'attente, réduisant le stockage et améliorant les performances des requêtes.
Mise en Page de l'Interface
| Section | Description |
|---|---|
| Données PM Stockées (Gauche) | Compteurs actuellement collectés et écrits dans InfluxDB |
| Compteurs Disponibles (Droite) | Tous les 22 000+ compteurs disponibles à ajouter |
| Clés de Configuration (Bas) | Paramètres de configuration suivis (depuis config_keys.csv) |
Panneau des Données PM Stockées
Les compteurs de cette liste sont écrits dans InfluxDB lorsqu'ils sont reçus des dispositifs.
Filtres :
- Recherche : Filtrer par ID de compteur ou description
- Catégorie : Filtrer par technologie (LTE, 5G-NR, etc.)
- Source : Filtrer par Défaut (depuis CSV) ou Ajouté (ajouté par l'utilisateur)
Actions :
- Supprimer Sélectionnés : Arrêter de collecter les compteurs sélectionnés
- Sélectionner Tout : Sélectionner tous les compteurs visibles
- Réinitialiser aux Valeurs Par Défaut : Restaurer la liste originale depuis
pm_counters.csv
Panneau des Compteurs Disponibles
Parcourez et ajoutez des compteurs depuis la référence complète PM de Nokia.
Filtres :
- Recherche : Trouver des compteurs par ID ou mots-clés de description
- Catégorie : Filtrer par catégorie technologique
Actions :
- Ajouter Sélectionnés : Commencer à collecter les compteurs sélectionnés
- Sélectionner Tout : Sélectionner tous les compteurs visibles (limité à 200 affichés)
Catégories de Compteurs
| Catégorie | Préfixe de Code | Description |
|---|---|---|
| LTE | M8xxx | Compteurs LTE L1/L2/L3 |
| WCDMA | M5xxx | Compteurs 3G WCDMA |
| 5G-NR | M55xxx | Compteurs 5G NR |
| 5G-Mobilité | M51xxx | Métriques de mobilité 5G |
| 5G-Commun | M40xxx | Compteurs communs 5G |
Persistance
Les changements sont :
- Persistés sur disque dans
priv/pm_filters.etf - Survivent aux redémarrages de l'application
- Prennent effet immédiatement (aucun redémarrage requis)
Statistiques Connexes
La page de Statut InfluxDB montre des statistiques de filtrage :
- PM Filtrés : Compte des points PM abandonnés (non dans la liste blanche)
- Taux de Filtrage : Pourcentage de points de configuration/alarmes dupliqués bloqués
Pour des conseils détaillés sur la sélection de compteurs, voir le Guide de Collecte de Données PM.
Page de Gestion du Firmware
Gérez les paquets de firmware Nokia AirScale pour des mises à jour logicielles à distance.
URL : https://<ran-monitor-ip>:9443/nokia/firmware
Aperçu
La page de Gestion du Firmware fournit un dépôt centralisé pour les paquets logiciels des stations de base. Téléchargez le firmware dans le Moniteur RAN et utilisez les URL HTTP générées dans l'option "Serveur distant" de WebEM pour effectuer des mises à jour logicielles.
Fonctionnalités Clés
| Fonctionnalité | Description |
|---|---|
| Télécharger | Stocker les paquets de firmware .zip Nokia AirScale |
| URLs de Téléchargement | Copier les URLs HTTP pour la configuration du serveur distant WebEM |
| Checksums MD5 | Calcul automatique des checksums pour la vérification d'intégrité |
| Statistiques de Stockage | Surveiller l'utilisation du disque du dépôt |
Flux de Travail Rapide
- Téléchargez le paquet de firmware dans le Moniteur RAN
- Cliquez sur Copier l'URL pour obtenir l'URL de téléchargement
- Dans la Gestion des Logiciels WebEM, sélectionnez Serveur distant
- Collez l'URL et cliquez sur Connecter et Actualiser
- Sélectionnez le firmware et commencez la mise à jour
Pour une documentation complète incluant les options de configuration et le dépannage, voir le Guide de Gestion du Firmware.
Page de Gestion des Données
Gérez les données mises en cache, les fichiers temporaires et le stockage persistant.
URL : https://<ran-monitor-ip>:9443/nokia/data

La page de Gestion des Données montrant le cache ETS, les fichiers temporaires et les options de nettoyage des données InfluxDB.
Cache ETS (En Mémoire)
Caches volatiles en mémoire qui sont effacés lors du redémarrage de l'application :
| Cache | Description |
|---|---|
| Cache de Configuration Nokia | Données de configuration du dispositif mises en cache |
| Cache d'Alarmes Nokia | Enregistrements d'alarmes actives mis en cache |
| Cache d'Enregistrement de Conservation | Comptes d'enregistrements de politique de conservation mis en cache |
| Cache de Statut InfluxDB | Statut de connexion InfluxDB mis en cache |
Effacer Tout le Cache ETS : Supprime toutes les entrées des caches en mémoire. Les données sont régénérées lors de la prochaine demande.
Fichiers Temporaires
Fichiers créés lors de l'extraction et du traitement de la configuration :
- Extractions TAR des téléchargements de configuration des dispositifs
- Archives temporaires créées lors du traitement
Effacer les Fichiers Temporaires : Supprime les fichiers temporaires du répertoire /tmp.
Données InfluxDB (Persistantes)
Données de séries temporelles stockées dans InfluxDB pour chaque dispositif :
- Métriques de performance (compteurs PM)
- Snapshots de configuration
- Enregistrements d'alarmes
Effacement par Dispositif : Cliquez sur "Effacer les Données" à côté d'un dispositif pour supprimer toutes les données InfluxDB pour ce dispositif.
Tout Effacer : Supprime toutes les données InfluxDB pour tous les dispositifs. Utilisez avec prudence.
Registre des Dispositifs
Montre le compte des dispositifs enregistrés. Les configurations des dispositifs sont chargées depuis config/runtime.exs au démarrage et stockées dans ETS.
Cas d'Utilisation
- Libérer de la mémoire en effaçant les caches
- Nettoyer les fichiers temporaires après dépannage
- Supprimer les données de test avant utilisation en production
- Effacer les données pour les dispositifs décommissionnés
Flux de Travail de l'UI Web
Flux de travail opérationnels courants utilisant l'UI Web.
Vérification de Santé Quotidienne
But : Vérifier la santé du système au début du quart
Étapes :
- Ouvrir le tableau de bord principal
- Vérifier que tous les dispositifs affichent un statut vert
- Vérifier le compte et la gravité des alarmes
- Examiner tout dispositif rouge/échoué
- Enquêter sur les problèmes si nécessaire
- Documenter toute action entreprise
Temps : < 5 minutes
Enquête sur les Alarmes
But : Répondre et résoudre les alarmes
Étapes :
- Ouvrir la page des Alarmes
- Trier par gravité (Critique en premier)
- Cliquer sur l'alarme pour les détails complets
- Naviguer vers le dispositif affecté
- Croiser avec les métriques récentes
- Déterminer l'action requise
- Mettre en œuvre la résolution
- Vérifier que l'alarme se dissipe
Pour des procédures détaillées de gestion des alarmes, voir le Guide de Gestion des Alarmes.
Mise à Jour de Configuration
But : Mettre à jour en toute sécurité la configuration du dispositif
Étapes :
- Télécharger la configuration actuelle (sauvegarde)
- Modifier la configuration hors ligne en utilisant les outils appropriés
- Télécharger la nouvelle configuration vers le dispositif
- Noter l'ID de Plan retourné
- Valider la configuration en utilisant l'ID de Plan
- Si la validation réussit, activer la configuration
- Vérifier que les changements ont pris effet
- Surveiller la stabilité du dispositif pendant 15-30 minutes
- Documenter le changement dans le système de gestion des changements
Notes de Sécurité :
- Toujours valider avant d'activer
- Apporter des changements pendant les fenêtres de maintenance si possible
- Avoir un plan de retour prêt
- Surveiller pour un comportement inattendu
Ajout d'une Nouvelle Station de Base
But : Ajouter une station de base nouvellement déployée à la surveillance
Étapes :
- Vérifiez la page des eNodeBs Non Configurés pour le dispositif
- Notez l'Agent ID et l'adresse IP
- Ajoutez le dispositif à
config/runtime.exs - Redémarrez l'application Moniteur RAN
- Vérifiez que le dispositif apparaît dans la page des Stations de Base
- Confirmez que l'enregistrement réussit (statut vert)
- Vérifiez que les métriques circulent vers InfluxDB
- Définissez la politique de conservation si nécessaire
- Ajoutez aux tableaux de bord Grafana
Pour des opérations détaillées, voir le Guide des Opérations Courantes.
Dépannage de la Connectivité des Dispositifs
But : Diagnostiquer et résoudre les problèmes de connexion des dispositifs
Étapes :
- Vérifiez la page des Stations de Base pour l'état du dispositif
- Si rouge/échoué, cliquez sur le dispositif pour les détails
- Examinez les informations de session et le dernier temps de contact
- Vérifiez les Journaux d'Application pour des messages d'erreur
- Vérifiez la connectivité réseau (ping du dispositif)
- Confirmez que les identifiants sont corrects
- Vérifiez que le dispositif est accessible sur le port configuré
- Examinez les journaux côté dispositif si nécessaire
- Redémarrez la connexion ou le dispositif si nécessaire
- Vérifiez la récupération
Pour un dépannage détaillé, voir le Guide de Dépannage.
Documentation Connexe
- Guide de Démarrage - Configuration initiale et déploiement
- Guide des Opérations Courantes - Tâches opérationnelles quotidiennes
- Guide de Gestion des Alarmes - Gestion et escalade des alarmes
- Guide de Configuration Runtime - Configuration du système
- Guide d'Intégration Grafana - Analyses et tableaux de bord
- Guide de Politique de Conservation des Données - Gestion du cycle de vie des données
- Guide de Dépannage - Problèmes courants et solutions