دليل عمليات مراقبة RAN
منصة مراقبة وإدارة شبكة الوصول اللاسلكي (RAN)
بواسطة خدمات شبكة أومنيتوتش
جدول المحتويات
- نظرة عامة
- ما الذي تفعله RAN Monitor
- معمارية النظام
- نظرة عامة على واجهة الويب
- المراقبة باستخدام Grafana
- العمليات الشائعة
- فهرس الوثائق
- مرجع سريع
- الدعم
نظرة عامة
RAN Monitor هي منصة إدارة ومراقبة لمحطات قاعدة Nokia AirScale في شبكات 3GPP LTE و5G. توفر رؤية في الوقت الحقيقي لصحة معدات RAN وأدائها وتكوينها.
الميزات الرئيسية
- المراقبة في ال��قت الحقيقي - جمع مستمر لمقاييس الأداء والتنبيهات
- الإدارة الآلية - تحافظ على اتصالات مستمرة مع محطات القاعدة
- التحليلات التاريخية - تخزين البيانات لتحليل الاتجاهات وتخطيط السعة
- لوحة تحكم ويب - رؤية تشغيلية في الوقت الحقيقي من خلال واجهة ويب مدمجة
- تكامل Grafana - تحليلات متقدمة ولوحات معلومات مخصصة
مكونات النظام
| المكون | الغرض | الوصول |
|---|---|---|
| مدير RAN Monitor | التطبيق الأساسي الذي يدير اتصالات محطات القاعدة | خدمة خلفية |
| لوحة تحكم واجهة الويب | لوحة معلومات تشغيلية في الوقت الحقيقي | https://<server>:9443 |
| قاعدة بيانات MySQL | حالة الجلسة وتكوين الجهاز | داخلي |
| InfluxDB | تخزين مقاييس السلاسل الزمنية | http://<server>:8086 |
| Grafana | لوحات معلومات التحليلات والتنبيهات | http://<server>:3000 |
| خادم TCE NSNTI | جمع تتبع من محطات القاعدة | منفذ TCP 49151 |
| مُرسل TCE TZSP | تصدير تتبع في الوقت الحقيقي إلى Wireshark | منفذ UDP 37008 |
مثال: لوحة معلومات المراقبة التفصيلية

لوحة معلومات شاملة تعرض حالة اتصالات S1 حسب LNMME، الحالة التشغيلية، البيانات المنقولة، الأجهزة المتصلة، متوسط استخدام PRB، مقاييس مراقبة الأداء، وخريطة التغطية الجغرافية. توفر هذه اللوحة لمشغلي الشبكة رؤية سريعة لصحة الأجهزة، حالة الاتصال، ومؤشرات الأداء الرئيسية.
ما الذي تفعله RAN Monitor
تعمل RAN Monitor باستمرار في الخلفية لـ:
- تسجيل الاتصال - تنشئ اتصالات آمنة مع محطات قاعدة Nokia الخاصة بك
- جمع بيانات الأداء - تجمع مؤشرات الأداء الرئيسية كل 10 ثوانٍ (قابلة للتكوين)
- مراقبة التنبيهات - تتعقب الأعطال ومستويات شدتها
- تتبع التكوين - تسجل حالة النظام وتغييرات المعلمات
- تخزين البيانات التاريخية - تحتفظ بالمقاييس في قاعدة بيانات السلاسل الزمنية
- توفير الرؤية - تعرض الحالة في الوقت الحقيقي من خلال واجهة الويب وGrafana
تدفق البيانات
ما الذي يتم جمعه
مقاييس الأداء:
- توفر الخلية ووقت التشغيل
- معدل نقل ال��يانات (الرفع/التحميل)
- استخدام الموارد (استخدام PRB)
- معدلات نجاح إعداد المكالمات
- أداء النقل
- قياسات جودة الراديو
التنبيهات:
- شدة العطل (حرجة، كبيرة، صغيرة، تحذير)
- الأنظمة والمكونات المتأثرة
- السبب المحتمل والوصف
- الطوابع الزمنية ومدة الأعطال
التكوين:
- لقطات تكوين XML كاملة (تخزينها كملفات ذات إصدارات)
- الكشف التلقائي عن التغييرات وإصدارها
- تاريخ التكوين وسجل التدقيق
- الاحتفاظ بآخر 10 إصدارات لكل جهاز
للحصول على تفاصيل إدارة التكوين، راجع دليل أرشيف التكوين.
للحصول على تعريفات العدادات التفصيلية، راجع مرجع عدادات Nokia.
معمارية النظام
نظرة عامة على البنية التحتية
نظرة عامة على التكوين
للحصول على تفاصيل التكوين الكاملة، راجع دليل تكوين التشغيل.
كيان جمع التتبع (TCE)
تتضمن RAN Monitor كيان جمع تتبع مدمج لالتقاط وتحليل رسائل بروتوكول LTE/5G. يتيح ذلك استكشاف الأخطاء بالتفصيل، واختبار القيادة، وتحسين RF.
ما هو TCE؟
يتلقى كيان جمع التتبع بيانات التتبع من محطات قاعدة Nokia AirScale تحتوي على:
- رسائل S1-AP - إشارات مستوى التحكم بين eNodeB وEPC
- رسائل RRC - إشارات التحكم في موارد الراديو
- رسائل NAS - إشارات الطبقة غير الوصول
- بيانات مستوى المستخدم - معلومات معدل نقل طبقة PDCP
حالات الاستخدام
اختبار القيادة:
- التقاط تجربة RF للمستخدم النهائي
- تحليل أداء النقل
- قياس جودة الإشارة (RSRP، RSRQ، SINR)
- تحديد ثقوب التغطية
استكشاف الأخطاء:
- تصحيح أخطاء فشل إعداد المكالمات
- تحليل مشاكل النقل
- التحقيق في المكالمات المفقودة
- مراجعة أحداث التنقل
تحسين RF:
- التحقق من تخطيط PCI
- تحسين العلاقات المجاورة
- ضبط معلمات النقل
- تحليل التغطية والسعة
للحصول على إجراءات جمع التتبع الكاملة وتحليل Wireshark، راجع دليل جمع بيانات TCE MDT.
نظرة عامة على واجهة الويب
تتضمن RAN Monitor واجهة ويب مدمجة للمراقبة والإدارة التشغيلية في الوقت الحقيقي.
الوصول: https://<ran-monitor-ip>:9443
توفر لوحة المعلومات الرئيسية رؤية سريعة لصحة النظام، حالة الجهاز، والتنبيهات النشطة.
الصفحات الرئيسية
لوحة المعلومات الرئيسية
نظرة عامة على النظام في الوقت الحقيقي مع:
- مؤشرات صحة النظام
- ملخص حالة الجهاز (عدد مرتبط/فاشل)
- عدد التنبيهات النشطة حسب الشدة
- الأنشطة والأحداث الأخيرة
تتجدد تلقائيًا كل 5 ثوانٍ لرؤية في الوقت الحقيقي.
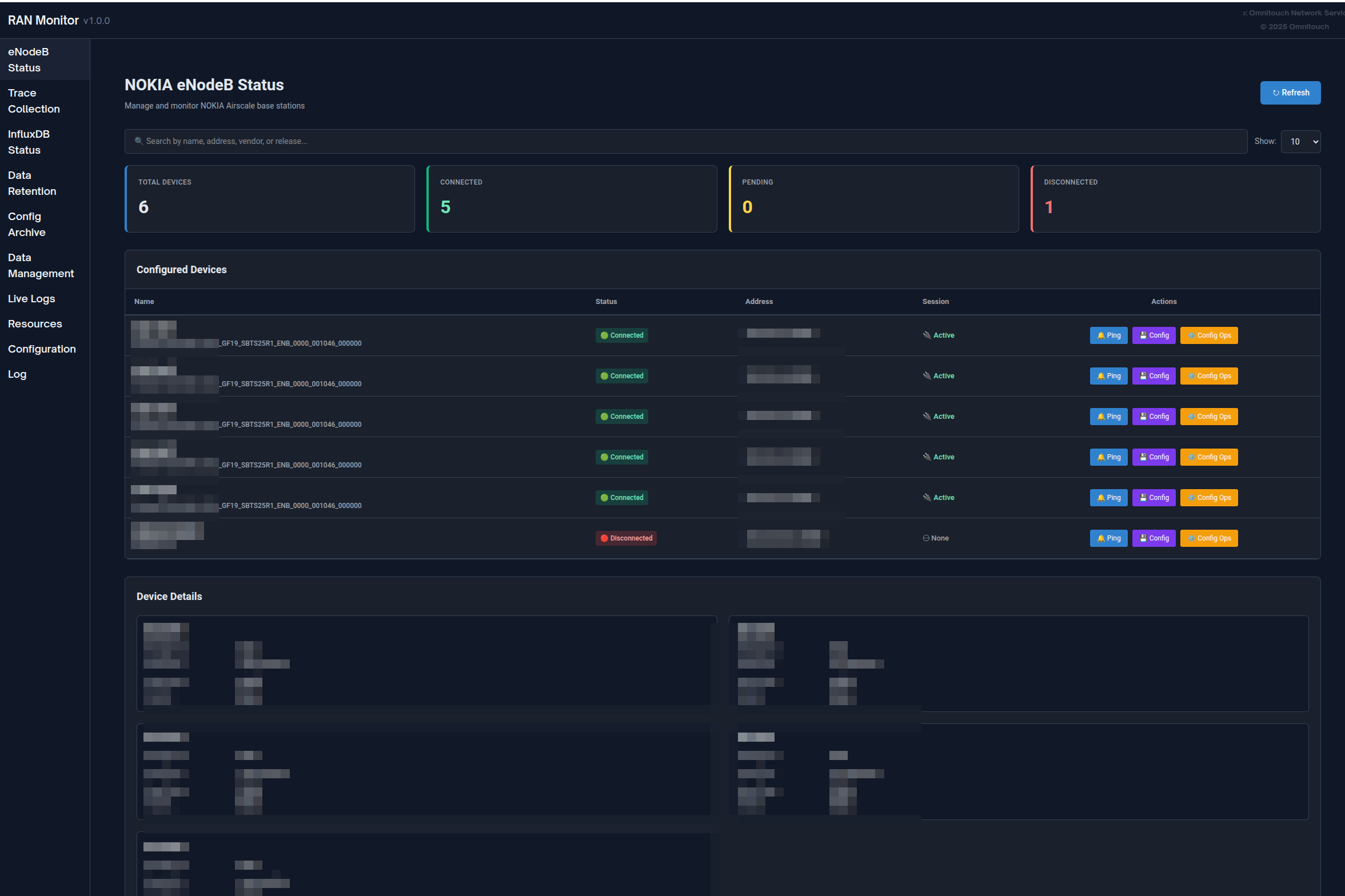
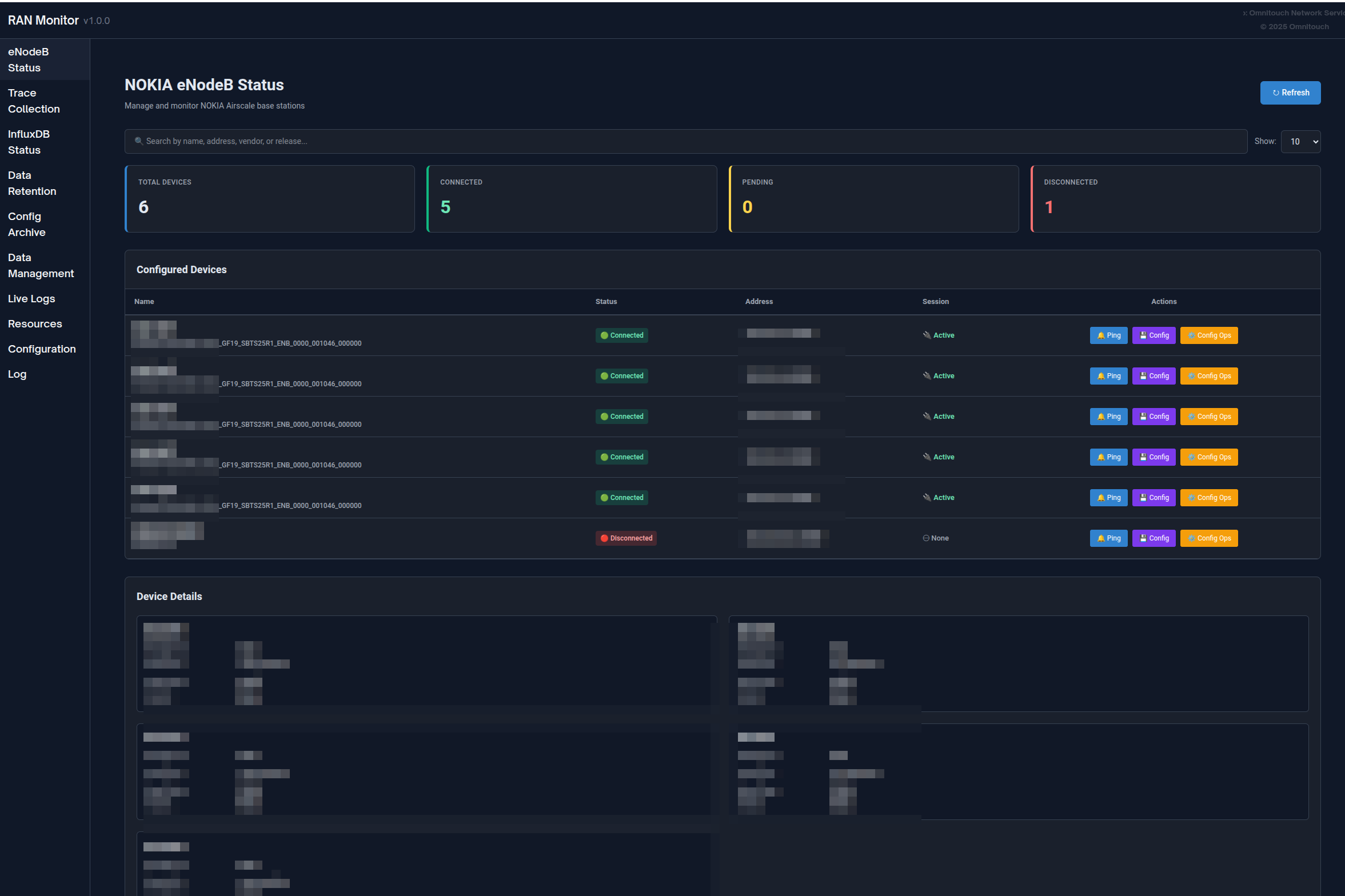
صفحة محطات القاعدة
عرض جميع الأجهزة المدارة مع حالتها الحالية:
- حالة الاتصال (أخضر = مرتبط، أحمر = فاشل)
- حالة التسجيل ومعلومات الجلسة
- الطابع الزمني لآخر اتصال
- قدرات التصفية والبحث والترتيب
انقر على أي جهاز لعرض معلومات تفصيلية بما في ذلك تفاصيل التسجيل، دورة حياة الجلسة، المقاييس الأخيرة، والتنبيهات النشطة.

صفحة التنبيهات
مراقبة جميع الأعطال عبر الشبكة الخاصة بك:
- مشفرة بالألوان حسب الشدة (أحمر = حرجة، برتقالي = كبيرة، أصفر = صغيرة، أزرق = تحذير، أخضر = تم مسحها)
- تفاصيل التنبيه، السبب المحتمل، النظام المتأثر
- تتبع الطواب�� الزمنية والمدة
- الفرز حسب الشدة وقدرات التصفية
للحصول على إجراءات التعامل مع التنبيهات، راجع دليل إدارة التنبيهات.

إدارة التكوين
إدارة تكوينات محطات القاعدة بأمان:
- تنزيل التكوين الحالي (نسخة احتياطية)
- تحميل تكوين جديد → استلام معرف الخطة
- التحقق من التكوين باستخدام معرف الخطة
- تفعيل التكوين الذي تم التحقق منه
- التحقق من أن التغييرات قد تمت
تحقق دائمًا قبل التفعيل لمنع انقطاع الخدمة.
أرشيف التكوين: يتم تتبع جميع تغييرات التكوين تلقائيًا وإصدارها. عرض التكوينات التاريخية، تنزيل الإصدارات السابقة، أو مقارنة التغييرات عبر صفحة أرشيف التكوين.
للحصول على إجراءات تفصيلية، راجع دليل واجهة الويب - إدارة التكوين و**دليل أرشي�� التكوين**.

eNodeBs غير المكونة
اكتشاف محطات القاعدة التي تحاول الاتصال والتي لم يتم تكوينها بعد:
- معرف الوكيل (استخدم عند الإضافة إلى التكوين)
- الطابع الزمني لآخر ظهور
- عدد محاولات الاتصال
- الإجراءات: تحديث، حذف، مسح الكل
حالة الاستخدام: عند نشر محطات قاعدة جديدة، تظهر هنا. انسخ معرف الوكيل وأضفه إلى config/runtime.exs.

سجلات التطبيق
لوحة معلومات تسجيل في الوقت الحقيقي لاستكشاف الأخطاء:
- تصفية حسب مستوى السجل (طوارئ حتى تصحيح)
- البحث عبر جميع الرسائل
- إيقاف/استئناف البث المباشر
- تغيير مستوى سجل النظام ديناميكيًا
- مشفرة بالألوان حسب الشدة
للحصول على إجراءات استكشاف الأخطاء، راجع دليل استكشاف الأخطاء.

سياسة الاحتفاظ بالبيانات
إدارة مدة تخزين البيانات في InfluxDB:
- عرض سياسة الاحتفاظ العالمية وإجمالي عدد السجلات
- تعيين فترات الاحتفاظ لكل جهاز
- عرض عدد السجلات حسب نوع القياس (مقاييس الأداء، التكوين، التنبيهات)
- تشغيل التنظيف يدويًا أو مسح جميع البيانات لجهاز
للحصول على معلومات كاملة حول الاحتفاظ بالبيانات، راجع دليل سياسة الاحتفاظ بالبيانات.

حالة InfluxDB
مراقبة صحة قاعدة بيانات السلاسل الزمنية:
- مؤشر حالة الاتصال
- عدد القياسات حسب النوع
- معلومات التخزين
- إصدار قاعدة البيانات والتكوين
- تتجدد تلقائيًا كل 5 دقائق
تفسير الحالة:
- متصل + أعداد متزايدة = عملية طبيعية
- متصل + لا توجد بيانات = تحقق من تسجيل الجهاز
- غير متصل = تحقق من اتصال InfluxDB

دليل واجهة الويب الكامل
للحصول على وثائق شاملة حول واجهة الويب بما في ذلك جميع الميزات، سير العمل، وأفضل الممارسات، راجع:
دليل واجهة الويب - مرجع كامل لواجهة التحكم
المراقبة باستخدام Grafana
بينما توفر واجهة الويب رؤية في الوقت الحقيقي، يمكّن Grafana التحليل التاريخي العميق ولوحات المعلومات المخصصة.
لماذا استخدام Grafana؟
Grafana هو الأفضل لـ:
- تحليل الاتجاهات التاريخية على مدى أيام/أسابيع/شهور
- لوحات معلومات KPI مخصصة تناسب احتياجاتك
- تخطيط السعة على المدى الطويل
- تحديد الأنماط واكتشاف الشذوذ
- التقارير التنفيذية وتتبع SLA
- التنبيهات المتقدمة مع قنوات الإشعار
واجهة الويب هي الأفضل لـ:
- فحوصات حالة الجهاز الفورية
- مراقبة التنبيهات في الوقت الحقيقي
- إدارة التكوين
- استكشاف أخطاء الج��سات
- مهام إدارة النظام

مثال على لوحة معلومات Grafana تعرض توفر الخلية، اتجاهات النقل، واستخدام الموارد
أنواع لوحات المعلومات
لوحة معلومات ملخص تنفيذي:
- نظرة عامة على صحة الشبكة
- إجمالي عدد التنبيهات حسب الشدة
- متوسط توفر الخلية عبر جميع المواقع
- مقاييس إجمالية للقدرة والنقل
- شبكة حالة الجهاز
لوحة معلومات عمليات NOC:
- جدول القضايا النشطة في الوقت الحقيقي
- مقاييس استخدام الموارد
- نظرة عامة على حركة المرور (آخر 24 ساعة)
- مخططات اتجاه التنبيهات
- عرض سريع لحالة الجهاز
لوحة معلومات هندسية عميقة:
- تحليل نمط الحركة
- مقاييس جودة الخلية (توزيعات SINR، RSRP)
- أداء الراديو (إعادة إرسال RLC، نجاح إعداد RRC)
- سجل تدقيق التكوين
- تحليل الارتباط
لوحة معلومات أداء Nokia AirScale:
- استخدام PRB (DL/UL)
- اتجاها�� النقل (طبقة PDCP)
- عدد الأجهزة النشطة
- حسابات توفر الخلية
- تفصيل الموارد لكل خلية
- قياسات RSSI
- نجاح إعداد اتصال RRC
- VSWR حسب الهوائي
- استهلاك الطاقة
للحصول على أمثلة كاملة للوحة المعلومات، أنماط الاستعلام، وتعريفات العدادات، راجع:
دليل تكامل Grafana - دليل كامل للتحليلات ولوحات المعلومات
مرجع عدادات Nokia - تعريفات عدادات الأداء
العمليات الشائعة
العمليات اليومية
فحص الصحة اليومية (5-10 دقائق):
- افتح لوحة معلومات واجهة الويب
- تحقق من أن جميع الأجهزة تظهر حالة خضراء
- تحقق من عدد التنبيهات وشدتها
- راجع أي أجهزة فاشلة
- استكشف القضايا حسب الحاجة
للحصول على إجراءات تفصيلية، راجع دليل واجهة الويب - سير العمل.
استكشاف التنبيهات:
- افتح صفحة التنبيهات، فرز حسب ��لشدة
- انقر على التنبيه للحصول على التفاصيل الكاملة
- انتقل إلى الجهاز المتأثر
- تحقق من المقاييس
- حدد الإجراء المطلوب وحل المشكلة
للحصول على إجراءات التعامل مع التنبيهات، راجع دليل إدارة التنبيهات.
إدارة الأجهزة
إضافة محطة قاعدة جديدة:
- تحقق من الاتصال الشبكي بالجهاز
- تحقق من صفحة eNodeBs غير المكونة للجهاز
- أضف الجهاز إلى
config/runtime.exs - أعد تشغيل RAN Monitor
- تحقق من نجاح التسجيل (حالة خضراء)
- تأكد من تدفق المقاييس إلى InfluxDB
إزالة محطة قاعدة:
- قرر ما إذا كنت ستحتفظ بالبيانات التاريخية أو تحذفها
- علق أو أزل الجهاز من
config/runtime.exs - اختياريًا، امسح البيانات عبر صفحة الاحتفاظ بالبيانات
- أعد تشغيل RAN Monitor
- تحديث لوحات معلومات Grafana
تحديث بيانات اعتماد الجهاز:
- لاحظ حالة الجهاز الحالية
- تحديث بيانات الاع��ماد في
config/runtime.exs - أعد تشغيل RAN Monitor
- تحقق من نجاح إعادة الاتصال
للحصول على إجراءات تشغيلية كاملة، راجع:
دليل العمليات الشائعة - مهام الإدارة اليومية

إدارة التكوين
سير عمل تحديث التكوين الآمن:
- تنزيل التكوين الحالي (نسخة احتياطية) - أو استرجاعه من أرشيف التكوين
- تعديل التكوين في وضع عدم الاتصال
- تحميل إلى الجهاز → احصل على معرف الخطة
- التحقق باستخدام معرف الخطة → تحقق من عدم وجود أخطاء
- تفعيل إذا نجح التحقق
- التحقق من أن التغييرات قد تمت
- مراقبة استقرار الجهاز لمدة 15-30 دقيقة
- تأكيد ظهور الإصدار الجديد في أرشيف التكوين (خلال ساعة واحدة)
مهم: تحقق دائمًا قبل التفعيل. جدولة التغييرات خلال نوافذ الصيانة عند الإمكان.
العودة إلى التكوين: إذا حدثت مشكلات�� قم بتنزيل إصدار سابق من أرشيف التكوين وقم بتحميله باستخدام نفس سير العمل.
للحصول على تفاصيل تكوين محطة القاعدة، راجع دليل تكوين AirScale.
للحصول على تاريخ التكوين وإصداره، راجع دليل أرشيف التكوين.
فهرس الوثائق
تُنظم وثائق RAN Monitor حسب الجمهور وحالة الاستخدام:
لفرق العمليات (NOC، الإداريين)
| الوثيقة | الغرض | متى تستخدم |
|---|---|---|
| دليل واجهة الويب | مرجع كامل لواجهة التحكم | العمليات اليومية، مراقبة الأجهزة |
| دليل العمليات الشائعة | مهام الإدارة اليومية | إضافة الأجهزة، إدارة التكوينات، النسخ الاحتياطي |
| دليل أرشيف التكوين | إصدار التكوين والتاريخ | تتبع تغييرات التكوين، العودة إلى الوراء، التدقيق |
| دليل إدارة التنبيهات | التعامل مع التنبيهات والتصعيد | استكشاف الأعطال، الاستجابة للتنبيهات |
| دليل استكشاف الأخطاء | إجراءات حل المشكلات | عند حدوث مشكلات، تشخيص الأخطاء |
| دليل سياسة الاحتفاظ بالبيانات | إدارة دورة حياة البيانات | إدارة التخزين، تعيين فترات الاحتفاظ |
للهندسة والتحليلات
| الوثيقة | الغرض | متى تستخدم |
|---|---|---|
| دليل تكامل Grafana | لوحات المعلومات، الاستعلامات، والتنبيهات | بناء لوحات المعلومات، إعداد التنبيهات |
| مرجع عدادات Nokia | تعريفات عدادات الأداء | فهم المقاييس، إنشاء الاستعلامات |
| دليل تكوين AirScale | إعداد محطة القاعدة وتكوينها | تكوين الأجهزة، فهم المعلمات |
| دليل جمع بيانات TCE MDT | جمع تتبع MDT وتحليل Wireshark | جمع بيانات اختبار القيادة، تحسين التغطية |
| مرجع نقاط النهاية API | وثائق REST API | التكاملات، الأتمتة، البرمجة النصية |
للتكوين والنشر
| الوثيقة | الغرض | متى تستخدم |
|---|---|---|
| دليل تكوين التشغيل | مرجع تكوين كامل | الإعداد الأولي، تعديل الإعدادات |
البداية السريعة
جديد على RAN Monitor؟
- ابدأ مع دليل واجهة الويب لتعلم الواجهة
- راجع دليل العمليات الشائعة للمهام الروتينية
- ادرس دليل إدارة التنبيهات للتعامل مع التنبيهات
- احتفظ بـ دليل استكشاف الأخطاء في المفضلة للمشكلات
تريد إعداد المراقبة؟
- راجع دليل تكامل Grafana للوحات المعلومات
- ارجع إلى مرجع عدادات Nokia للمقاييس
- راجع ��ليل سياسة الاحتفاظ بالبيانات لإدارة التخزين
مرجع سريع
نقاط الوصول
| الخدمة | URL | الغرض |
|---|---|---|
| لوحة معلومات واجهة الويب | https://<server>:9443 | المراقبة والإدارة في الوقت الحقيقي |
| Grafana | http://<server>:3000 | لوحات معلومات التحليلات والتنبيهات |
| InfluxDB | http://<server>:8086 | قاعدة بيانات المقاييس (عادةً وصول داخلي فقط) |
المسارات المهمة
| المسار | الغرض |
|---|---|
config/runtime.exs | ملف التكوين الرئيسي (الأجهزة، قواعد البيانات، الإعدادات) |
priv/cert/ | شهادات SSL لواجهة ويب HTTPS |
priv/external/nokia/ | مفاتيح مصادقة المدير |
priv/airscale_configs/ | أرشيف التكوين (ملفات XML ذات إصدارات) |
المفاهيم الرئيسية
إدارة الجلسات:
- تنشئ RAN Monitor جلسات مع محطات القاعدة
- للجلسات أوقات انتهاء وتتطلب إبقاء الاتصال
- يحدث إعادة التسجيل تلقائيًا (الافتراضي: ك�� 30 ثانية)
- يتم تخزين حالة الجلسة في قاعدة بيانات MySQL
تدفق البيانات:
- يتم جمع المقاييس كل 10 ثوانٍ (قابلة للتكوين)
- يتم جمع التنبيهات كل 10 ثوانٍ عبر الاستطلاع + الويب في الوقت الحقيقي
- يتم أخذ لقطات التكوين كل ساعة (تُحفظ كملفات ذات إصدارات عند تغييرها)
- تُكتب مقاييس الأداء والتنبيهات إلى InfluxDB للتخزين التاريخي
الاحتفاظ بالبيانات:
- الافتراضي العالمي: 720 ساعة (30 يومًا)
- توافر تجاوزات لكل جهاز
- يتم تشغيل التنظيف التلقائي كل ساعة
- يتوفر التنظيف اليدوي عبر واجهة الويب
للحصول على تفاصيل التكوين، راجع دليل تكوين التشغيل.
سير العمل الشائعة
فحص الصحة اليومية:
- افتح واجهة الويب → لوحة المعلومات
- تحقق من حالة الجهاز (هل جميعها خضراء؟)
- راجع عدد التنبيهات
- استكشف أي مشكلات
الاستجابة لتنبيه حرجة:
- واجهة الويب → التنبيهات → فرز حسب الشدة
- انقر على التنبيه للحصول على التفاصيل
- انتقل إلى الجهاز
- راجع المقاييس والتغييرات الأخيرة في التكوين
- نفذ الحل
- تحقق من إزالة التنبيه
إضافة جهاز جديد:
- تحقق من الاتصال الشبكي
- تحرير
config/runtime.exs - إضافة الجهاز إلى قائمة airscales
- إعادة تشغيل RAN Monitor
- تحقق من التسجيل (حالة خضراء)
الدعم
موارد استكشاف الأخطاء
| المورد | الاستخدام |
|---|---|
| دليل استكشاف الأخطاء | المشكلات الشائعة والحلول |
| صفحة سجلات التطبيق | سجلات النظام في الوقت الحقيقي والأخطاء |
| عرض تفاصيل الجهاز | حالة الجلسة، مشكلات التسجيل |
| صفحة حالة InfluxDB | التحقق من جمع البيانات |
خطوات تشخيص سريعة
الجهاز لا يتصل:
- تحقق من صفحة محطات القاعدة → حالة الجهاز
- تحقق من الاتصال الشبكي:
ping <device-ip> - تحقق من بيانات الاعتماد في
config/runtime.exs - راجع سجلات التطبيق للأخطاء
لا توجد مقاييس في Grafana:
- تحقق من أن الجهاز مرتبط (حالة خضراء)
- تحقق من أن صفحة حالة InfluxDB تظهر أعدادًا متزايدة
- اختبار اتصال InfluxDB
- تحقق من تكوين مصدر البيانات في Grafana
واجهة الويب لا تعمل:
- تحقق من أن المنفذ 9443 متاح
- تحقق من أن جدار الحماية يسمح بحركة مرور HTTPS
- تحقق من وجود شهادات SSL
- راجع سجلات التطبيق لأخطاء بدء واجهة الويب
للحصول على إجراءات استكشاف الأخطاء الكاملة، راجع دليل استكشاف الأخطاء.
الحصول على المساعدة
قبل الاتصال بالدعم:
اجمع هذه المعلومات:
- وصف المشكلة ومتى بدأت
- رسائل الخطأ من سجلات التطبيق
- الأجهزة المتأثرة (الأسماء/IPs)
- تغييرات التكوين الأخيرة
- إصدار RAN Monitor ونظام التشغيل
الاتصال:
للحصول على المساعدة بشأن RAN Monitor:
- دعم خدمات شبكة أومنيتوتش
- تضمين المعلومات التشخيصية المجمعة
- توفير ملفات التكوين (تنظيف كلمات المرور)
- تضمين مقتطفات السجل ذات الصلة
الخدمة الذاتية:
- ابحث في دليل استكشاف الأخطاء
- تحقق من سجلات التطبيق للأخطاء المحددة
- راجع تغييرات التكوين الأخيرة
- اختبار الاتصال والوظائف الأساسية
- استشر الأدلة الوثائقية ذات الصلة